Προς το περιεχόμενο

Προτεινόμενες αναρτήσεις

  • Απαντ. 13k
  • Δημ.
  • Τελ. απάντηση

Συχνή συμμετοχή στο θέμα

Δημοσ. (επεξεργασμένο)
3 λεπτά πριν, sap00 είπε

... Δίλλημα: Με τόσα έχεις άλλο ένα ίδιο ... 

ειναι ακριβή η συντήρηση που προσφέρει με 69 ευρώ ενώ μπορείς σε ελεύθερο μάστορα να πληρώσεις 30 με απόδειξη να είσαι ενταξει με την εγγύηση και να έχεις και συντηρημένο μηχάνημα  , αλλα όπως βλέπεις βρίσκουν κόσμο να τα πληρώσει , αυτά συμβαίνουν …….

Επεξ/σία από dimostr
Δημοσ.

Σε πόσα χρόνια πιστεύετε οτι θα δούμε στην αγορά και σε προσιτές τιμές κλιματιστικά με αποδόσεις +50% από τα σημερινά? Προφανώς δεν θα τα αλλάξουμε μετά από 20 χρόνια όπως παλιά. Η τεχνολογία τρέχει με απίστευτη ταχύτητα... 

Δημοσ.
1 λεπτό πριν, liakjim είπε

Κάτω από 95Watts το asyg18kmta ενός φίλου σε θέρμανση. 😱

πραγματικα δεν το εχω καταλαβει ακομα αυτον τον καημο με το ποσο χαμηλα κατεβαινει. Τι γινεται δηλαδη στα 95watt? ζεσταινει τον χώρο? Σιγουρα οχι. Αρα γιατι τετοιος καημος να πεσει στα 95watt και να μην κανει off ?

 

  • Confused 2
Δημοσ.

Ξέχασα να πω ότι έχει και δύο 9αρια Perfera. Καίει το ίδιο και λιγότερο σε διπλάσιο χώρο ενώ κρατάει μισό βαθμό πάνω.

image-3.png.96ffca6461e40886862c58e5de0a7776.png

2 λεπτά πριν, andreaspA είπε

πραγματικα δεν το εχω καταλαβει ακομα αυτον τον καημο με το ποσο χαμηλα κατεβαινει. Τι γινεται δηλαδη στα 95watt? ζεσταινει τον χώρο? Σιγουρα οχι. Αρα γιατι τετοιος καημος να πεσει στα 95watt και να μην κανει off ?

 

Εσύ τι λες να κάνει; Ζεσταίνει στους 22C.

image-4.png.6ebeb38598511704068a65eae31ce6a2.png

 

 

Δημοσ.
10 λεπτά πριν, liakjim είπε

Εσύ τι λες να κάνει; Ζεσταίνει στους 22C.

με 95watt δηλαδη ζεσταινεις τον χωρο που βρίσκεται? Οτι συντελεστη αποδοσης και αν εχει, 2-3-4-5 , μιλαμε για 300-400-500watt θερμικής ενεργειας? Με 300-400-500watt δεν ζεσταινεις ουτε μπρικι για να φτιαξεις ελληνικο καφε.

Μου διαφευγει κατι ?

  • Thanks 1
  • Confused 1
Δημοσ.
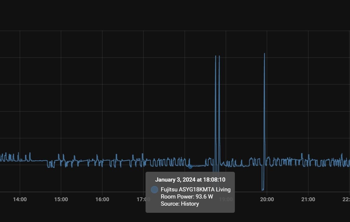
19 λεπτά πριν, liakjim είπε

Κάτω από 95Watts το asyg18kmta ενός φίλου σε θέρμανση. 😱

IMG_20240104_003133.jpg.de58803f5b393960047f5302a92bdb1d.jpg

 

Τι εξωτερικη και τι εσωτερικη θερμοκρασια ειχε εκεινη τη στιγμη?

Δημοσ.
Μόλις τώρα, andreaspA είπε

με 95watt δηλαδη ζεσταινεις τον χωρο που βρίσκεται? Οτι συντελεστη αποδοσης και αν εχει, 2-3-4-5 , μιλαμε για 300-400-500watt θερμικής ενεργειας? Με 300-400-500watt δεν ζεσταινεις ουτε μπρικι για να φτιαξεις ελληνικο καφε.

Μου διαφευγει κατι ?

Ναι, σου διαφεύγει ότι ο τρέχων βαθμός απόδοσης είναι αρκετά μεγαλύτερος. Πχ το δικό μου asyg24kmta αυτήν τη στιγμή που μιλάμε δουλεύει με cop 8.5

Δεν θα μου έκανε εντύπωση αν το asyg18kmta δούλευε με πάνω από 10.

1 λεπτό πριν, IoannisSM είπε

Τι εξωτερικη και τι εσωτερικη θερμοκρασια ειχε εκεινη τη στιγμη?

Εσωτερική 22 και εξωτερική κάπου 16.

  • Like 2
Δημοσ.
4 ώρες πριν, liakjim είπε

Κάτω από 95Watts το asyg18kmta

Αυτή είναι μία στιγμιαία ελάχιστη. Ο μέσος όρος 24ώρου είναι τα διπλά - περίπου 190-200 watts/ώρα. Λογικό, ανάλογα με μονώσεις κλπ.

Τόσο έχω και εγώ με 7-12 βαθμούς έξω, 21,5 μέσα, (perfera 9). 

Και Toyotomi Erai24 σε ενιαίο χώρο 80μ2, στα 250 watts/ώρα σε λειτουργία 24/7.   

Δημοσ. (επεξεργασμένο)

εξω εχει 12.5 και μεσα 19-20 βαθμούς ανάλογα το σημείο σε δωμάτιο 10τμ.

 

ξεκινάω το yukai 12 στα 22 και παρατηρώ στην κατανάλωση μετα απο 5 και βαλε λεπτα200 περίπου watt.

Το βαζω στο hi power και στους 30 με swing και βλεπω να πηγαίνει στα 750 watt περίπου και μένει εκει.

edit παρατηρώ οτι ειναι τα 800 μετα απο 30 λεπτά ενω εβγαλα το hipower με 24-25 μεσα

 

βαζω παλι hipower  και βλέπω 620 watt μετα απο 2 λεπτά βκαι 750 μετα απο 5 λεπτά,  1000w νετα απο 10

Είναι φυσιολογικό?

χθες το είδα σε μια φαση να πηγαίνει 1450 watt σε κατι αντίστοιχο που δοκίμασα κατα την διάρκεια της μερας.

ειναι το ενα απο τα 2 που εβαλα με την δωρεαν εγκατάσταση του πράκτικερ αλλα σε αυτο δεν πρόλαβα να δω το κενο γιατί επεσε το τριφασικό και κάποιος έπρεπε να το σηκώσει (κλασικά με άφησαν μονο αναμεσα σε 2 εγκαταστάσεις)

Χυμα σε ταράτσα μπήκε ανοιχτό απο παντού.

Το ήθελα καλυμμένο βέβαια αλλα για τους παραπάνω λόγους δεν κατάφερα να συνεννοηθώ με τους υπόλοιπους που βγήκαν είπαν την μαλ@κια τους μας μπέρδεψαν και εξαφανίστηκαν.

 

(οπως το να μπει το αλλο κατω και οχι ψηλα σε μπαλκόνι πολυ μικρό πιάνοντας χώρο.

Τους είπα να σκεφτούν και αυτους που θα το νοικιάσουν και έφυγαν χωρις επιχειρηματα.

Αυτους ακουσαν και οι εγκαταστάτες και επέμεναν και αυτοί λες και βαριοντουσαν να το σηκώσουν.)

Επεξ/σία από coast2coast
Δημοσ.
5 λεπτά πριν, coast2coast είπε

στο hi power και στους 30 με swing και βλεπω να πηγαίνει στα 750 watt περίπου και μένει εκει.

χθες το είδα σε μια φαση να πηγαίνει 1450 watt σε κατι αντίστοιχο που δοκίμασα

Μια χαρά είναι...! Κατάφερε να φτάσει το χώρο στους 30 βαθμούς? 😀   

μην μετράς δίλεπτα και πεντάλεπτα. Άστο για ώρες σε μια λογική θερμοκρασία (21-22) να σταθεροποιηθεί και μην το μπερδεύεις.. 

Δημοσ.

οχι ακομα.

27 λεει το ένα 23 το αλλο που ειναι καλυμμένο και ενα μέτρο χαμηλότερα 

θα βαλω ίδια θερμόμετρα για να μην εχω και τέτοιες διακυμάνσεις περα απο το που ειναι τοποθετημένα.

hi power 30 βαθμους με τις παραπανω ενδείξεις και βλεπω 750 τωρα

πρέπει να φέρω μια πριζα με γράφημα γιατί αυτή δεν εχει

Δημοσ.
8 λεπτά πριν, coast2coast είπε

hi power 30 βαθμους με τις παραπανω ενδείξεις και βλεπω 750 τωρα

πρέπει να φέρω μια πριζα με γράφημα

yukai 12, σε 10μ2, έξω 12, μέσα 30. Απολύτως άσκοπο, αλλά θέλω να δω ένα τέτοιο γράφημα... 

Λοιπόν, όλοι εδώ προσπαθούν να πετύχουν και να αποδείξουν τις ελάχιστες καταναλώσεις. Βάλτε τα όλοι στο τέρμα και ανεβάστε διαγράμματα με τις μέγιστες που μπορείτε να πετύχετε. 

Νικητής, όποιος θα την έχει μεγαλύτερη..! (την κατανάλωση) 😁 

Επισκέπτης
Αυτό το θέμα είναι πλέον κλειστό για περαιτέρω απαντήσεις.
  • Δημιουργία νέου...