Προς το περιεχόμενο

Προτεινόμενες αναρτήσεις

Δημοσ.
4 ώρες πριν, Klausx είπε

Screenshot_108.png.85d8f5dd31b93917c8bf17885f1f1058.png

Κάτσε ρε ‘σύ , χρειάζεται 30 εκατοστά κάτω δηλαδή το μηχάνημα ; Εγώ είμαι 5 πόντους το πολύ 😕  

και όταν λέει , 50 από τον τοίχο τι ακριβώς εννοεί ; 

2 ώρες πριν, alexdeskas είπε

Καλή σας μέρα.

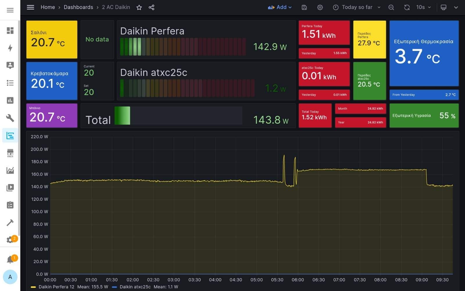
Βάζω και γω στατιστικά και καταναλώσεις των τελευταίων ημερών.

Σε γκαρσονιέρα 55τμ μέσα στην πόλη της Θεσσαλονίκης (και οι δύο χώροι νότιοι και τους οποίους βλέπει ο ήλιος από τις 10 το πρωί  μέχρι τη δύση) στη σαλοκουζινα είναι τοποθετημένο Daikin Perfera 12αρι και στην κρεβατοκάμαρα Daikin atxc25c.

Η θερμοκρασία τις τελευταίες ημέρες κυμάνθηκε από -0.5 έως 8 βαθμούς.

Σε λειτουργία έχω μόνο το κλιματιστικό στο σαλόνι καθώς και μόνο του με ζήτηση 20.5 βαθμούς διατηρεί στο σαλόνι θερμοκρασία από 20.5 έως 21.5 και στην κρεβατοκάμαρα από 20 έως 21 , οπότε και δε χρειάστηκε να λειτουργήσω και το κλιματιστικό στην κρεβατοκάμαρα.

Παρακάτω ακολουθούν διαγράμματα λειτουργίας και κατανάλωσης.

Screenshot_2024-01-15-09-37-48-386.jpeg

Screenshot_2024-01-15-09-43-39-513.jpeg

Screenshot_2024-01-15-09-45-23-302.jpeg

Απίστευτες καταναλώσεις 😳

  • Απαντ. 13k
  • Δημ.
  • Τελ. απάντηση

Συχνή συμμετοχή στο θέμα

Δημοσ.

Υπάρχει άλλος εδώ με siesta sensira 18αρι να μου πει την ελάχιστη κατανάλωση; 

Το δικό μου 5η μέρα ανοικτό, κάτω από 330w δεν πέφτει με τίποτα, είτε το έχω ζήτηση 20 είτε 23.. 

Απλά να ξέρω αν είναι φυσιολογικό.. 

Δημοσ. (επεξεργασμένο)
1 ώρα πριν, MontzOlee είπε

Κάτσε ρε ‘σύ , χρειάζεται 30 εκατοστά κάτω δηλαδή το μηχάνημα ; Εγώ είμαι 5 πόντους το πολύ 😕  

και όταν λέει , 50 από τον τοίχο τι ακριβώς εννοεί ;

Ναι 30εκ. από επάνω και 45εκ. από δεξιά από πίσω πάλι 15-20 είναι το ιδανικό για βάση τοίχου.

Επεξ/σία από Klausx
  • Like 1
Δημοσ. (επεξεργασμένο)
1 ώρα πριν, Klausx είπε

Ναι 30εκ. από επάνω και 45εκ. από δεξιά από πίσω πάλι 15-20 είναι το ιδανικό για βάση τοίχου.

Μάλιστα , μιλάμε για κομπογιαννίτες οι τεχνικοί ρε φίλε τι να πω 

"Επίσημοι" και @&!# .. δηλαδή αν δεν είχαμε το ινσομνια δεν θα ξέραμε τι μας γίνεται…

αυτοι για 20 πόντους χαλκό κ 2’ που θέλει το κενό δεν θα έκαναν τίποτα αν δεν το ζητούσαμε - μαθαίνοντας το από εδώ μέσα  😕 

Επεξ/σία από MontzOlee
  • Like 1
Δημοσ.
1 ώρα πριν, Papakitou είπε

Υπάρχει άλλος εδώ με siesta sensira 18αρι να μου πει την ελάχιστη κατανάλωση; 

Το δικό μου 5η μέρα ανοικτό, κάτω από 330w δεν πέφτει με τίποτα, είτε το έχω ζήτηση 20 είτε 23.. 

Απλά να ξέρω αν είναι φυσιολογικό.. 

Η daikin το δίνει 256W

image.png.9f84b5672ac242a6f1c6c4387a2f5e6f.png

Στην πράξη θα το περίμενα και πιο κάτω αλλά και στο atxc25 το δίνει 147W αλλά θα τα έχω δει φέτος.

Η εγκατάστασή σου έχει γίνει με κενό από αντλία κενού και πάνω από 3μ σωληνώσεις;

 

2 ώρες πριν, MontzOlee είπε

Κάτσε ρε ‘σύ , χρειάζεται 30 εκατοστά κάτω δηλαδή το μηχάνημα ; Εγώ είμαι 5 πόντους το πολύ 😕  

και όταν λέει , 50 από τον τοίχο τι ακριβώς εννοεί ;

Οι 30 πόντοι πάνω από το μηχάνημα είναι working space στην περίπτωση όπου απαιτηθεί να βγει το καπάκι για επισκευές ή κάποια άλλη υγρασία.

Σημαντική είναι η απόσταση από τον τοίχο.

  • Like 2
Δημοσ. (επεξεργασμένο)
47 λεπτά πριν, liakjim είπε

Σημαντική είναι η απόσταση από τον τοίχο.

Αυτό είπα και εγώ και τράβηξα με μια λάμα 6-7 πόντους το μηχάνημα πιο έξω

 

 

 

 

 

Εικόνα2_LI (2).jpg

Εικόνα1_LI (3).jpg

Εικόνα3 (2).jpg

Επεξ/σία από tu-luba
  • Like 4
Δημοσ.
20 ώρες πριν, Klausx είπε

Σίγουρα το επηρέασε, αφού ρίχνει τα αμπέρ στον συμπιεστή και στον ανεμιστήρα.

 

20 ώρες πριν, Rnd1978 είπε

ίσως για αυτό  (outdoor unit low function) έπεφτε η θερμοκρασία του χώρου.. και δεν μπορούσε να την ανεβασει.. μάλλον έχει περιορισμό στην κατανάλωση 5Α  1200watt ..(αν θυμάμαι καλά τόσο πήγαινε στο διάγραμμα σου).. έτσι ναι, προσπαθούσε το καημένο αλλά είχες κόφτη..

Δούλεψε ο αυτοματισμός

Spoiler

image.png.62ffe113a3adc83bfa46692a70407745.png

 

Επίσης έφερα πιο μπροστά τη μονάδα, έφυγε έξτρα 20-30εκ από τον τοίχο. Όλη τη νύχτα έκανε 1 defrost και αυτό μικρό των 5' , όσες φορές και το Yukai (το morris έκανε 2). Υπό παρακολούθηση, αλλά έχουμε βελτίωση νομίζω.

Επίσης χτύπησε και 2300W μετά το defrost οπότε δεν έχει πλέον κόφτη.

image.png.4597449608bae73dfcd14055c685b41a.png

  • Like 5
  • Thanks 1
Δημοσ. (επεξεργασμένο)
52 λεπτά πριν, liakjim είπε

 

 

  Εμφάνιση κρυμμένου περιεχομένου

image.png.62ffe113a3adc83bfa46692a70407745.png

 

Επίσης έφερα πιο μπροστά τη μονάδα, έφυγε έξτρα 20-30εκ από τον τοίχο. Όλη τη νύχτα έκανε 1 defrost και αυτό μικρό των 5' , όσες φορές και το Yukai (το morris έκανε 2). Υπό παρακολούθηση, αλλά έχουμε βελτίωση νομίζω.

 

αφου την πατας κι εσυ.....φαντασου τι μας περιμενει εμας.......Θεε μου βοηθα μας.....

Επεξ/σία από marmaris
  • Haha 1
Δημοσ.
1 ώρα πριν, liakjim είπε

Η daikin το δίνει 256W

image.png.9f84b5672ac242a6f1c6c4387a2f5e6f.png

Στην πράξη θα το περίμενα και πιο κάτω αλλά και στο atxc25 το δίνει 147W αλλά θα τα έχω δει φέτος.

Η εγκατάστασή σου έχει γίνει με κενό από αντλία κενού και πάνω από 3μ σωληνώσεις;

 

Αυτο το 256 που το βρισκουμε; Στα εγχειριδια δεν το ειδα καπου

 

Σωληνα ειναι κοντα 4 μετρα, κενο έγινε, αλλά 6-7 λεπτά, με αιτιολογία οτι είναι υπερ αρκετό.

Υπάρχει τρόπος να "μετρηθεί" το μηχανήμα ώστε να ξέρω οτι όλα είναι σωστά στην παρούσα φάση;

Δημοσ.
2 λεπτά πριν, Papakitou είπε

Αυτο το 256 που το βρισκουμε; Στα εγχειριδια δεν το ειδα καπου

 

Σωληνα ειναι κοντα 4 μετρα, κενο έγινε, αλλά 6-7 λεπτά, με αιτιολογία οτι είναι υπερ αρκετό.

Υπάρχει τρόπος να "μετρηθεί" το μηχανήμα ώστε να ξέρω οτι όλα είναι σωστά στην παρούσα φάση;

επειδη ηταν λιγο ακραιες οι καταστασεις , νομιζω οτι αν το δουλεψεις σημερα θα ειναι τελειως διαφορετικο το μηχανημα......εμενα το Toshiba που ειναι εξαιρετικα σταθερο και τα "επαιξε"......μεχρι τους 2 βαθμους δουλευε 360 watt περιπου ........Σαββατο βραδυ ανεβασε την καταναλωση στα 425 watt.....σημερα απο το πρωι 317 watt!!! εως 330 watt ......

Δημοσ. (επεξεργασμένο)
39 λεπτά πριν, marmaris είπε

αφου την πατας κι εσυ.....φαντασου τι μας περιμενει εμας.......Θεε μου βοηθα μας.....

Είναι στο πάτωμα σε βάσεις και έχει μακριά σωλήνα που επιτρέπει να το τσουλαω μπρος πίσω.

Τελικά έκανα λάθος στις αποστάσεις. Τώρα που το έφερα πιο έξω ήρθε στα 20εκ, οπότε πριν θα πρέπει να ήταν κοντά στο όριο των 10εκ . Θα πήρε λίγο ανάσα. Υπάρχει και το διακοσμητικό γύρω από το παράθυρο που δυσχεραίνει την αναπνοή από πάνω.

Screenshot_2024-01-15-17-11-58-35_7ce04c763914e01b61700c480fb34db2.jpg.c1d6eb338c089b78ddc20352cdf1f38b.jpg

31 λεπτά πριν, Papakitou είπε

Αυτο το 256 που το βρισκουμε; Στα εγχειριδια δεν το ειδα καπου

 

Σωληνα ειναι κοντα 4 μετρα, κενο έγινε, αλλά 6-7 λεπτά, με αιτιολογία οτι είναι υπερ αρκετό.

Υπάρχει τρόπος να "μετρηθεί" το μηχανήμα ώστε να ξέρω οτι όλα είναι σωστά στην παρούσα φάση;

Τα νούμερα αυτά είναι στο data book. Από αυτά που λες θα πρέπει να είσαι οκ, με μια καλή αντλία όντως φτάνουν 6-7 λεπτά αν και κανονικά θα πρέπει να έχεις δει με τα μάτια σου το ρολογακι με την επιτευχθείσα τιμή κενού. Αν θέλεις να είσαι 100% , σίγουρος, φέρνεις έμπιστο μάστορα που θα σου κάνει τη διαδικασία από την αρχή και με αντικατάσταση του φρεον ( αν και υπάρχει πιθανότητα να τα κάνει χειρότερα αν δεν είναι όντως έμπιστος/τίμιος ).

 

Επεξ/σία από liakjim
Δημοσ.
38 λεπτά πριν, marmaris είπε

επειδη ηταν λιγο ακραιες οι καταστασεις , νομιζω οτι αν το δουλεψεις σημερα θα ειναι τελειως διαφορετικο το μηχανημα......εμενα το Toshiba που ειναι εξαιρετικα σταθερο και τα "επαιξε"......μεχρι τους 2 βαθμους δουλευε 360 watt περιπου ........Σαββατο βραδυ ανεβασε την καταναλωση στα 425 watt.....σημερα απο το πρωι 317 watt!!! εως 330 watt ......

Κοιταξε νταξει, πειραιά βρίσκομαι, δεν είχε και τιποτα ακραίο απο θερμοκρασίες.

Ακόμα το ψάχνω το μηχάνημα βέβαια, αλλά δεν κατεβαίνει κάτω απο 330. όχι οτι είναι άσχημα φυσικά..

on off κάνει συχνά αν το βάλω 20 βαθμούς..(οταν λειπω πχ, με το σκεπτικό να καίει το λιγότερο δυνατό).  Στους 22 δουλεύει ρολόι σταθερά, με θερμοκρασία χώρου 21-22..

Εδώ είχα παραθέσει λεπτομέρειες του σπιτιού.

@liakjim

Το σκέφτηκα το ενδεχόμενο να φωνάξω άλλον, αλλά δεν περισσέυουν και τα χρήματα. Θα το δω

Με τα μάτια μου δεν το είδα το μανόμετρο, η αντλία ήταν παλιά .. Τι να σου πω..

Δημοσ.
37 λεπτά πριν, Papakitou είπε

Κοιταξε νταξει, πειραιά βρίσκομαι, δεν είχε και τιποτα ακραίο απο θερμοκρασίες.

Ακόμα το ψάχνω το μηχάνημα βέβαια, αλλά δεν κατεβαίνει κάτω απο 330. όχι οτι είναι άσχημα φυσικά..

on off κάνει συχνά αν το βάλω 20 βαθμούς..(οταν λειπω πχ, με το σκεπτικό να καίει το λιγότερο δυνατό).  Στους 22 δουλεύει ρολόι σταθερά, με θερμοκρασία χώρου 21-22..

Εδώ είχα παραθέσει λεπτομέρειες του σπιτιού.

@liakjim

Το σκέφτηκα το ενδεχόμενο να φωνάξω άλλον, αλλά δεν περισσέυουν και τα χρήματα. Θα το δω

Με τα μάτια μου δεν το είδα το μανόμετρο, η αντλία ήταν παλιά .. Τι να σου πω..

Δεν τολμω να πιστεψω οτι καποιος αφησε 6 λεπτα την αντλια κενου χωρις να κανει κενο.....(εσκεμμενα δλδ) .....οι αλλοι λογοι για να μην σου invertαρει ειναι με οσα ξερω απο εδω......κακη θεση εξωτερικης μοναδας και ακραιες συνθηκες .....αλλιως λαθος ρυθμιση (o liakjim (ακουσον-ακουσον,ο θεος να μας βοηθησει ) ειχε το ac σε silent mode.....αλλιως βλαβη στην εσωτερικη.....τσακισμενη σωληνα φρεον.....τρυπα πισω απο το ac.....η συνθηκες παντως ηταν ακραιες......ειχε και αερακι και η θερμοκρασια ηταν κοντα στο μηδεν........

Δημοσ.
2 ώρες πριν, tu-luba είπε

τράβηξα με μια λάμα 6-7 πόντους το μηχάνημα πιο έξω

Επικίνδυνη πατέντα. Η βάση είναι light για πιo μικρό μηχάνημα, και με τον τρόπο που τη μεγάλωσες, επιβαρύνεις πολύ (λόγω ροπών) τα πυράκια της στήριξης κάτω και τα βίσματα ψηλά στον τοίχο. Ειδικά αν κάνει τίποτα μικροκραδασμούς ή συντονισμούς να έχεις το νου σου. Δεν θα καθόμουν από κάτω. 

  • Like 1
Επισκέπτης
Αυτό το θέμα είναι πλέον κλειστό για περαιτέρω απαντήσεις.
  • Δημιουργία νέου...