GiannisSol Δημοσ. 4 Οκτωβρίου 2024 Δημοσ. 4 Οκτωβρίου 2024 Παρατηρώ στο gree airy ότι ενώ το απενεργοποιω , η κατανάλωση του παραμένει στα 5 watt και στην εξωτερική μονάδα ακούγεται ανά περίπου 1 λεπτό η και λιγότερο, γενικά σε άτακτα χρονικά διαστήματα , ένας ήχος κλακ σαν να οπλίζει ρελέ. Αυτό το παρατηρώ τις τελευταίες μέρες ,διαρκεί κάμποσες ώρες 8-10 ώρες και κατόπιν η κατανάλωση γυρίζει στο <1 watt (από πρίζα tapo ) . Αυτό δεν συνέβαινε στην αρχή , όταν το απενεργοποιουσα η κατανάλωση έπεφτε στο <1 αμέσως . Η συσκευή είναι 2 μηνών περίπου. Να είναι καμια φυσιολογική λειτουργία αυτή ή να απευθύνω στον ψυκτικό και στο σέρβις ?
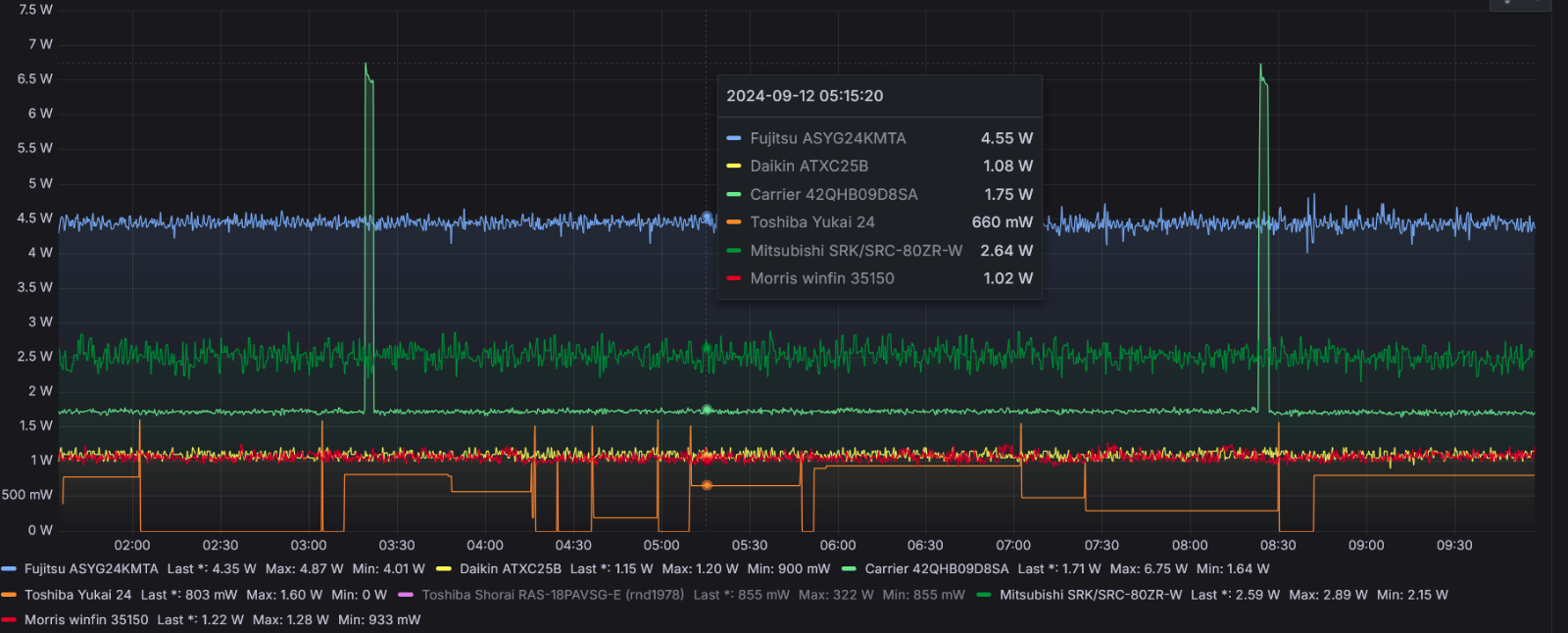
liakjim Δημοσ. 4 Οκτωβρίου 2024 Δημοσ. 4 Οκτωβρίου 2024 1 ώρα πριν, GiannisSol είπε Παρατηρώ στο gree airy ότι ενώ το απενεργοποιω , η κατανάλωση του παραμένει στα 5 watt και στην εξωτερική μονάδα ακούγεται ανά περίπου 1 λεπτό η και λιγότερο, γενικά σε άτακτα χρονικά διαστήματα , ένας ήχος κλακ σαν να οπλίζει ρελέ. Αυτό το παρατηρώ τις τελευταίες μέρες ,διαρκεί κάμποσες ώρες 8-10 ώρες και κατόπιν η κατανάλωση γυρίζει στο <1 watt (από πρίζα tapo ) . Αυτό δεν συνέβαινε στην αρχή , όταν το απενεργοποιουσα η κατανάλωση έπεφτε στο <1 αμέσως . Η συσκευή είναι 2 μηνών περίπου. Να είναι καμια φυσιολογική λειτουργία αυτή ή να απευθύνω στον ψυκτικό και στο σέρβις ? Έχει ενδιαφέρον το κομμάτι της κατανάλωσης αναμονής. Από αυτά που παρακολουθώ, την περισσότερη έχει το asyg24kmta με 4.5W. Αναμενόμενο μιας και το wifi του είναι συνέχεια σε AP mode και κάνει συνέχεια εκπομπή. Το Daikin atxc25b παίζει στο 1W. Το morris winfin 35150 (φασόν tcl) παρόλο που είναι tuya με wifi , παίζει συνέχεια χαμηλά στο 1W. Το Toshiba Yukai παρακολουθείται από ένα sonoff pow r2 το οποίο δεν νομίζω ότι έχει ακρίβεια στα χαμηλά watts, αλλά θα έλεγα ότι είναι κάτω από το 1W. Το mitsubishi heavy 80 του @apostolisep3 παίζει στα 2.5W. Το carrier crystal II (φασόν midea) παίζει στα 1.75W εκτός από μια περιοδική αύξηση στα >5W που το κάνει κάθε 6 ώρες. Στην αρχή νόμιζα ότι έχει να κάνει το wifi αλλά και το παλιό Ariston των πεθερικών (επίσης φασόν midea) που δεν είχε wifi έκανε ακριβώς το ίδιο. Οπότε δεν ξέρω γιατί γίνεται. Όταν το κάνει ακούω και εγώ ένα ρελεδάκι να οπλίζει εκεί μέσα στην εσωτερική μονάδα. Δεν ξέρω τι είναι. 1
Lofarek Δημοσ. 4 Οκτωβρίου 2024 Δημοσ. 4 Οκτωβρίου 2024 21 λεπτά πριν, liakjim είπε Έχει ενδιαφέρον το κομμάτι της κατανάλωσης αναμονής. Από αυτά που παρακολουθώ, την περισσότερη έχει το asyg24kmta με 4.5W. Αναμενόμενο μιας και το wifi του είναι συνέχεια σε AP mode και κάνει συνέχεια εκπομπή. Το Daikin atxc25b παίζει στο 1W. Το morris winfin 35150 (φασόν tcl) παρόλο που είναι tuya με wifi , παίζει συνέχεια χαμηλά στο 1W. Το Toshiba Yukai παρακολουθείται από ένα sonoff pow r2 το οποίο δεν νομίζω ότι έχει ακρίβεια στα χαμηλά watts, αλλά θα έλεγα ότι είναι κάτω από το 1W. Το mitsubishi heavy 80 του @apostolisep3 παίζει στα 2.5W. Το carrier crystal II (φασόν midea) παίζει στα 1.75W εκτός από μια περιοδική αύξηση στα >5W που το κάνει κάθε 6 ώρες. Στην αρχή νόμιζα ότι έχει να κάνει το wifi αλλά και το παλιό Ariston των πεθερικών (επίσης φασόν midea) που δεν είχε wifi έκανε ακριβώς το ίδιο. Οπότε δεν ξέρω γιατί γίνεται. Όταν το κάνει ακούω και εγώ ένα ρελεδάκι να οπλίζει εκεί μέσα στην εσωτερική μονάδα. Δεν ξέρω τι είναι. Το daisekai αναμονη 3w
GiannisSol Δημοσ. 4 Οκτωβρίου 2024 Δημοσ. 4 Οκτωβρίου 2024 Το παρακολουθω λιγο και αναλογα θα πραξω. Δεν με ενοχλει η καταναλωση της αναμονης αν ειναι πολυ η λιγο , με νοιαζει αυτη η περιεργη συμπεριφορα που κατι σαν να ενεργοποιει και απενεργοποιει σε κατασταση αναμονης.
liakjim Δημοσ. 4 Οκτωβρίου 2024 Δημοσ. 4 Οκτωβρίου 2024 1 λεπτό πριν, GiannisSol είπε Το παρακολουθω λιγο και αναλογα θα πραξω. Δεν με ενοχλει η καταναλωση της αναμονης αν ειναι πολυ η λιγο , με νοιαζει αυτη η περιεργη συμπεριφορα που κατι σαν να ενεργοποιει και απενεργοποιει σε κατασταση αναμονης. Για δες με τον φακό μήπως λειτουργεί αργά τον εσωτερικό ανεμιστήρα για έλεγχο της εσωτερικής θερμοκρασίας. Δεν μου φαίνονται πιθανό αλλά δεν μου να φανταστώ γιατί να το κάνει για τόσες ώρες. Επίσης δες αν έχει κάποια σύνδεση με την εξωτερική θερμοκρασία πχ στο δικό μου carrier το οποίο έχει αντίσταση γύρω από τον συμπιεστή για να ζεσταίνει τα λάδια τον χειμώνα, πιάνει 25W στην αναμονή όσο η θερμοκρασία είναι κάτω από 2-3 βαθμούς κελσίου. Μήπως κάνει κάτι άλλο που έχει σχέση με θερμοκρασία ή υγρασία; Δεν ξέρω.
GiannisSol Δημοσ. 4 Οκτωβρίου 2024 Δημοσ. 4 Οκτωβρίου 2024 (επεξεργασμένο) 1 ώρα πριν, liakjim είπε Για δες με τον φακό μήπως λειτουργεί αργά τον εσωτερικό ανεμιστήρα για έλεγχο της εσωτερικής θερμοκρασίας. Δεν μου φαίνονται πιθανό αλλά δεν μου να φανταστώ γιατί να το κάνει για τόσες ώρες. Επίσης δες αν έχει κάποια σύνδεση με την εξωτερική θερμοκρασία πχ στο δικό μου carrier το οποίο έχει αντίσταση γύρω από τον συμπιεστή για να ζεσταίνει τα λάδια τον χειμώνα, πιάνει 25W στην αναμονή όσο η θερμοκρασία είναι κάτω από 2-3 βαθμούς κελσίου. Μήπως κάνει κάτι άλλο που έχει σχέση με θερμοκρασία ή υγρασία; Δεν ξέρω. Ο ανεμιστηρας δεν γυριζει καθολου . Εχει εξωτερικο θερομετρο σιγουρα, και ισως και υγρασιομετρο. Αυτη τη περιοδο εχει αρκετη υγρασια η Αθηνα. Μεσημερι και εχει 28,9 με 65% υγρασια, δεν ειναι συνηθισμενο πραγμα αυτη η υγρασια στην αθηνα παρα μονο σε βροχερες μερες.. Εβαλα ενα αλλο βατομετρο της unit που ειναι πολυ γρηγορο και ειδα οτι στιγμιαια πιανει και 75watt με το ακουσμα του κλικ απο εξω, επειτα γυριζει παλι στα 4.9watt. Αυτα δεν τα peaks δεν τα πιανει η tapo. Καποια στιγμη βλεπω και την πραγματικη αναμονη στα 0.9watt και μετα παλι ενα peak στα 30Watt και πτωση στα 4.9 ξανα. Τωρα το ανοιξα στο humitidy control το εβαλα να ριξει την υγρασια στο 50% και λειτουργει μια χαρα, τραβαει 470watt. Επεξ/σία 4 Οκτωβρίου 2024 από GiannisSol
GiannisSol Δημοσ. 4 Οκτωβρίου 2024 Δημοσ. 4 Οκτωβρίου 2024 (επεξεργασμένο) 4 ώρες πριν, liakjim είπε Για δες με τον φακό μήπως λειτουργεί αργά τον εσωτερικό ανεμιστήρα για έλεγχο της εσωτερικής θερμοκρασίας. Δεν μου φαίνονται πιθανό αλλά δεν μου να φανταστώ γιατί να το κάνει για τόσες ώρες. Επίσης δες αν έχει κάποια σύνδεση με την εξωτερική θερμοκρασία πχ στο δικό μου carrier το οποίο έχει αντίσταση γύρω από τον συμπιεστή για να ζεσταίνει τα λάδια τον χειμώνα, πιάνει 25W στην αναμονή όσο η θερμοκρασία είναι κάτω από 2-3 βαθμούς κελσίου. Μήπως κάνει κάτι άλλο που έχει σχέση με θερμοκρασία ή υγρασία; Δεν ξέρω. Συμφωνα με το ηλεκτρολογικο κουτι της εξω μοναδας εχει bottom band heater, υποθετω οτι ειναι να ζεσταινει τα λαδια. Επισης ειδα στη πλακετα πανω τη πριζα και υπαρχει, καθως το αναφερει σαν optional .Αλλα να εχει ξεκινησει διαδικασια προθερμανσης λαδιου με τοσο υψηλες θερμοκρασιες? Επεξ/σία 4 Οκτωβρίου 2024 από GiannisSol
liakjim Δημοσ. 4 Οκτωβρίου 2024 Δημοσ. 4 Οκτωβρίου 2024 3 λεπτά πριν, GiannisSol είπε Συμφωνα με το ηλεκτρολογικο κουτι της εξω μοναδας εχει bottom band heater, υποθετω οτι ειναι να ζεσταινει τα λαδια. Επισης ειδα στη πλακετα πανω τη πριζα και υπαρχει, καθως το αναφερει σαν optional .Αλλα να εχει ξεκινησει διαδικασια προθερμανσης λαδιου με τοσο υψηλες θερμοκρασιες? Αν υπάρχει γιατί όντως δεν υπάρχει σε όλα τα μοντέλα, το θεωρώ απίθανο να ενεργοποιήθηκε εκτός αν μένεις κάπου που τα βράδια ήδη πιάνει χαμηλές θερμοκρασίες.
GiannisSol Δημοσ. 4 Οκτωβρίου 2024 Δημοσ. 4 Οκτωβρίου 2024 6 λεπτά πριν, liakjim είπε Αν υπάρχει γιατί όντως δεν υπάρχει σε όλα τα μοντέλα, το θεωρώ απίθανο να ενεργοποιήθηκε εκτός αν μένεις κάπου που τα βράδια ήδη πιάνει χαμηλές θερμοκρασίες. Αθηνα μενω με περιπου 20 βαθμους τη νυχτα και 29 τη μερα. Δεν βρισκω πουθενα στο service manual να λεει σε τι θερμοκρασιες ενεργοποιείται η προθερμανση.
liakjim Δημοσ. 4 Οκτωβρίου 2024 Δημοσ. 4 Οκτωβρίου 2024 33 λεπτά πριν, GiannisSol είπε Αθηνα μενω με περιπου 20 βαθμους τη νυχτα και 29 τη μερα. Δεν βρισκω πουθενα στο service manual να λεει σε τι θερμοκρασιες ενεργοποιείται η προθερμανση. Κοντά στους μηδέν θα είναι οπότε δεν παίζει να είναι αυτό.
chemkyr Δημοσ. 4 Οκτωβρίου 2024 Δημοσ. 4 Οκτωβρίου 2024 πηγα προχθες σε bluedealler για προσφορα σε κλιματιστικο daikin, αλλα μου ειπε οτι η εγγυηση ισχυει μονο αν γινουν 5 συντηρησεις (από τον πρώτο χρόνο) δηλ 200 ευρώ επιπλέον (κοστολογουν την ετησια συντηρηση στα 40 ευρω). Υπερβολη δεν είναι?
GiannisSol Δημοσ. 4 Οκτωβρίου 2024 Δημοσ. 4 Οκτωβρίου 2024 Αν γινεται υπερβολικη χρηση του κλιματιστικου ειναι οκ καθως τη συντηρηση θα τη χρειαζεσαι ετσι και αλλιως. Επισης τα 40 ευρω ειναι λιγο τσιμπημενα αλλα αν η συντηρηση περιλαμβανει κανονικη πλυση με ήπιο πιεστικο και ελεφαντακι τοτε και παλι ειναι οκ. Αν δεν κανεις πολυ χρηση , τοτε οι μισες συντηρησεις ειναι περιττες οποτε και περιττο κοστος.
bilham Δημοσ. 5 Οκτωβρίου 2024 Δημοσ. 5 Οκτωβρίου 2024 Καλησπέρα, τι γνώμη έχετε για το FUJITSU KE Series ASY/AOYG14KETF-B ; Συγγνώμη αν έχετε ξανά αναφερθεί σε αυτό, δεν έχω διαβάσει προηγούμενες σελίδες
liakjim Δημοσ. 5 Οκτωβρίου 2024 Δημοσ. 5 Οκτωβρίου 2024 3 λεπτά πριν, bilham είπε Καλησπέρα, τι γνώμη έχετε για το FUJITSU KE Series ASY/AOYG14KETF-B ; Συγγνώμη αν έχετε ξανά αναφερθεί σε αυτό, δεν έχω διαβάσει προηγούμενες σελίδες Συμπλήρωσε μια το ερωτηματολόγιο της υπογραφής μου και θα δούμε.
Προτεινόμενες αναρτήσεις
Δημιουργήστε ένα λογαριασμό ή συνδεθείτε για να σχολιάσετε
Πρέπει να είστε μέλος για να αφήσετε σχόλιο
Δημιουργία λογαριασμού
Εγγραφείτε με νέο λογαριασμό στην κοινότητα μας. Είναι πανεύκολο!
Δημιουργία νέου λογαριασμούΣύνδεση
Έχετε ήδη λογαριασμό; Συνδεθείτε εδώ.
Συνδεθείτε τώρα