sap00 Δημοσ. 27 Οκτωβρίου 2024 Δημοσ. 27 Οκτωβρίου 2024 11 ώρες πριν, Georpap1987 είπε επειδή δεν είχα ποτέ τζάκι και είναι ο πρώτος χειμώνας σε αυτό το σπίτι δεν πήγαινε καν το μυαλό μου σε αυτό που λες και έχεις απόλυτο δίκιο.. να το κλείσω κάτω από την καταπακτη με ναύλον; δεν θα το χρησιμοποιησω πάντως.. Ένας τρόπος είναι να κολλήσεις στο άνοιγμα της εστίας ένα χαρτόνι πχ με χαρτοταινία και μπροστά από αυτό να βάλεις κάτι διακοσμητικό για να κρύψεις την ασχήμια. Άλλος τρόπος είναι να κάνεις μια μπάλα με εφημερίδες και απέξω πχ αλουμινόχαρτο και να φράξεις από κάτω εσωτερικά την καμινάδα - εκεί που συνήθως υπάρχει ένα κλαπέτο. Σε αυτή την περίπτωση δεν θα φαίνεται, αλλά θα πρέπει να προσέξεις να μην ανάψεις τίποτα κεριά κλπ από κάτω. Αν το σπίτι είναι δικό σου, το ιδανικό είναι ειδικά πορτάκια ώστε σε μια ανάγκη (πχ πολύωρη διακοπή ρεύματος) να μπορείς να το χρησιμοποιήσεις. Πριν από χρόνια, με θέρμανση κλιματισμού και με σβηστό τζάκι, είχα παρατηρήσει σε χιονόπτωση οτι το έστρωνε σε όλη την ταράτσα εκτός από το καπέλο της καμινάδας! Η μισή ενέργεια δραπέτευε από εκεί...
Specs Δημοσ. 27 Οκτωβρίου 2024 Δημοσ. 27 Οκτωβρίου 2024 51 minutes ago, cmaniac said: Το δίλημμα δαπέδου - τοίχου δεν έχει απάντηση. Aν η χρηση ειναι 24/7 , η απαντηση ειναι οτι δεν εχει σημασια που θα ειναι η εσωτερικη μοναδα, γιατι θερμαινεσαι η δροσιζεσαι απο τα δομικα στοιχεια κ τα αντικειμενα. Αν η χρηση ειναι περιστασιακη κ καθεσαι μπροστα σε ενα κλιματιστικο σαν να ειναι ανεμιστηρας/αεροθερμο , τοτε αλλαζει κ με μαζι με την μειωμενη αποδοση/αυξημενο κοστος συν την ασχημη αισθηση αερα που θα εχεις, αναγκαστικα θα επιλεξεις οποιο εξυπηρετει το σημειο και μονο που θα βρισκεσαι. 1
Panos1987 Δημοσ. 27 Οκτωβρίου 2024 Δημοσ. 27 Οκτωβρίου 2024 21 ώρες πριν, efib είπε @Nick64 η εγγύηση είναι 5 χρόνια με το standbyme της Daikin (χωρίς χρέωση). Με 99€ αγοράζεις 10 χρόνια εγγύηση. Το έβαλα το καλοκαίρι και είναι πολύ οικονομικό στην κατανάλωση. Θα το δω και τα Χριστούγεννα στην θέρμανση πως θα πάει. https://www.praktiker.gr/m/p/toshiba-yukai-ras-b13e2kvg-e-ras-13e2avg-e-klimatistiko-inverter-13000btu-134459 αυτό θα βάλω στο σαλόνι. Έχει δωρεάν εγκατάσταση εάν μένεις κοντά σε πρακτικερ. Αυτό ήθελα να ρωτήσω και εγώ... Άμα αγοράσεις μοντέλο daikin εκτός από bluedealer αν μπορείς να του βάλεις την 10ετη επέκταση... Άρα δεν έχεις την δωρεάν 5ετη αλλά μπορείς με αγορά την 10 έτη Ευχαριστώ πολυ
Specs Δημοσ. 27 Οκτωβρίου 2024 Δημοσ. 27 Οκτωβρίου 2024 7 minutes ago, Panos1987 said: αν μπορείς να του βάλεις την 10ετη επέκταση. Παλιοτερα οχι, πλεον ναι... 1
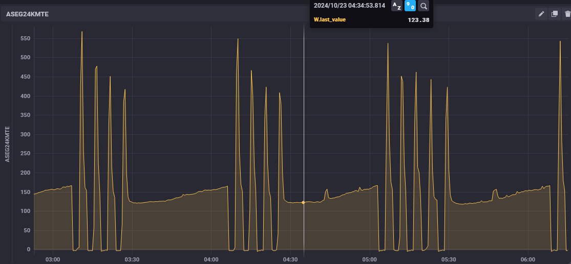
BrunoB Δημοσ. 27 Οκτωβρίου 2024 Δημοσ. 27 Οκτωβρίου 2024 ASEG24KMTE τις προάλλες με ζήτηση 24, Fan Auto και όλη νύχτα κάπως έτσι.. 2
liakjim Δημοσ. 27 Οκτωβρίου 2024 Δημοσ. 27 Οκτωβρίου 2024 5 λεπτά πριν, BrunoB είπε ASEG24KMTE τις προάλλες με ζήτηση 24, Fan Auto και όλη νύχτα κάπως έτσι.. Απίστευτο!!! Το έχουν βελτιώσει στο aseg; Κάτω από 150W δεν έχω δει στο asyg24kmte. Να σου πω, εσωτερικό ανεμιστήρα auto; Και πόσο είχε έξω; 1
BrunoB Δημοσ. 27 Οκτωβρίου 2024 Δημοσ. 27 Οκτωβρίου 2024 21 minutes ago, liakjim said: Να σου πω, εσωτερικό ανεμιστήρα auto; Και πόσο είχε έξω; Ναι Fan Auto, εξω τη νυχτα έπεσε μεχρι 14. Νωρίτερα στο πρώτο διάγραμμα να'ταν 16-17? 2
grayfox23 Δημοσ. 27 Οκτωβρίου 2024 Δημοσ. 27 Οκτωβρίου 2024 (επεξεργασμένο) Το παρακάτω κλιματιστικό πως σας φαίνεται (δε θυμάμαι να έχει αναφερθεί εδώ). Επείγομαι μέχρι Τρίτη για αγορά κλιματιστικού 9αρι για συγγενικό μου πρόσωπο και αναγκαστικά από Πλαίσιο που υπάρχει δωροεπιταγή που λήγει. Κόστος μαζί με εγκατάσταση και απεγκατάσταση να είναι κάτω από τα 600 €. Και βρίσκω ελάχιστα στο Πλαίσιο σε αυτό το εύρος. Inventor Vero Επεξ/σία 27 Οκτωβρίου 2024 από grayfox23
liakjim Δημοσ. 27 Οκτωβρίου 2024 Δημοσ. 27 Οκτωβρίου 2024 1 λεπτό πριν, grayfox23 είπε Το παρακάτω κλιματιστικό πως σας φαίνεται (δε θυμάμαι να έχει αναφερθεί εδώ). Επείγομαι μέχρι Τρίτη για αγορά κλιματιστικού 9αρι για συγγενικό μου πρόσωπο και αναγκαστικά από Πλαίσιο που υπάρχει δωροεπιταγή που λήγει. Κόστος μαζί με εγκατάσταση και απεγκατάσταση να είναι κάτω από τα 600 €. Και βρίσκω ελάχιστα στο Πλαίσιο σε αυτό το εύρος. Inventor Neo Ψύξη ή θέρμανση; 12 λεπτά πριν, BrunoB είπε Ναι Fan Auto, εξω τη νυχτα έπεσε μεχρι 14. Νωρίτερα στο πρώτο διάγραμμα να'ταν 16-17? Άρα σίγουρα κάτι έχουν βελτιώσει. Ένα τελευταίο. Έχεις δοκιμάσει με low noise την εξωτερική; Αν όχι, θα στο πρότεινα. Στο δικό μου ρίχνει 30-40W μόνο και μόνο από τη μικρότερη ταχύτητα του εξωτερικού ανεμιστήρα ( να θυμάσαι μόνο ότι μετά σου βαζει όριο στα μέγιστα αμπέρ, κάπου 1200W με πάει). 2
BrunoB Δημοσ. 27 Οκτωβρίου 2024 Δημοσ. 27 Οκτωβρίου 2024 12 minutes ago, liakjim said: Άρα σίγουρα κάτι έχουν βελτιώσει. Ένα τελευταίο. Έχεις δοκιμάσει με low noise την εξωτερική; Αν όχι, θα στο πρότεινα. Στο δικό μου ρίχνει 30-40W μόνο και μόνο από τη μικρότερη ταχύτητα του εξωτερικού ανεμιστήρα ( να θυμάσαι μόνο ότι μετά σου βαζει όριο στα μέγιστα αμπέρ, κάπου 1200W με πάει). Το'χω δει, δεν το έχω δοκιμάσει αλλά θα το τσεκαρω να δω συμπεριφορά. Είχα την εντύπωση ότι είχες δει και κάτω από 150 εσύ. Πάντως τα νούμερα είναι αστεία, ειδικά για εμένα με την περίπτωση την παλιά.
GiannisSol Δημοσ. 27 Οκτωβρίου 2024 Δημοσ. 27 Οκτωβρίου 2024 37 λεπτά πριν, BrunoB είπε Το'χω δει, δεν το έχω δοκιμάσει αλλά θα το τσεκαρω να δω συμπεριφορά. Είχα την εντύπωση ότι είχες δει και κάτω από 150 εσύ. Πάντως τα νούμερα είναι αστεία, ειδικά για εμένα με την περίπτωση την παλιά. Έχει μετρηθεί η θερμοκρασία εξόδου όταν δουλεύει σε χαμηλά watt ? Θέλω να δω αν είναι ενοχλητικό από την άποψη αν κυκλοφορεί πολύ χλιαρος αέρας και δίνει την αίσθηση δροσερου ρευματος αέρα στον άνθρωπο παρότι η θερμοκρασία στο χώρο μπορεί να είναι η επιθυμητή.
liakjim Δημοσ. 27 Οκτωβρίου 2024 Δημοσ. 27 Οκτωβρίου 2024 7 λεπτά πριν, GiannisSol είπε Έχει μετρηθεί η θερμοκρασία εξόδου όταν δουλεύει σε χαμηλά watt ? Θέλω να δω αν είναι ενοχλητικό από την άποψη αν κυκλοφορεί πολύ χλιαρος αέρας και δίνει την αίσθηση δροσερου ρευματος αέρα στον άνθρωπο παρότι η θερμοκρασία στο χώρο μπορεί να είναι η επιθυμητή. Το cold draft reduction ενεργοποιείται στους 32C θερμοκρασία στοιχείου.
BrunoB Δημοσ. 27 Οκτωβρίου 2024 Δημοσ. 27 Οκτωβρίου 2024 23 minutes ago, GiannisSol said: Έχει μετρηθεί η θερμοκρασία εξόδου όταν δουλεύει σε χαμηλά watt ? Θέλω να δω αν είναι ενοχλητικό από την άποψη αν κυκλοφορεί πολύ χλιαρος αέρας και δίνει την αίσθηση δροσερου ρευματος αέρα στον άνθρωπο παρότι η θερμοκρασία στο χώρο μπορεί να είναι η επιθυμητή. Δεν έχω μετρήσει ακόμα, είναι ο πρώτος χειμώνας που θα το δουλέψω. Πάντως δεν ένιωσα καμία τέτοια αίσθηση ούτε από κοντά, και στο auto ο ανεμιστήρας κόβει τελείως όταν κάνει off.
GiannisSol Δημοσ. 27 Οκτωβρίου 2024 Δημοσ. 27 Οκτωβρίου 2024 17 λεπτά πριν, liakjim είπε Το cold draft reduction ενεργοποιείται στους 32C θερμοκρασία στοιχείου. Σαν αριθμος ειναι μια χαρα. Σαν αισθηση ομως σε περιπτωση που σε παιρνει λιγο το ρευμα αερα...
liakjim Δημοσ. 27 Οκτωβρίου 2024 Δημοσ. 27 Οκτωβρίου 2024 1 ώρα πριν, BrunoB είπε Το'χω δει, δεν το έχω δοκιμάσει αλλά θα το τσεκαρω να δω συμπεριφορά. Είχα την εντύπωση ότι είχες δει και κάτω από 150 εσύ. Πάντως τα νούμερα είναι αστεία, ειδικά για εμένα με την περίπτωση την παλιά. Δεν θυμάμαι να έχω δει ποτέ κάτω από 150W. 45 λεπτά πριν, GiannisSol είπε Σαν αριθμος ειναι μια χαρα. Σαν αισθηση ομως σε περιπτωση που σε παιρνει λιγο το ρευμα αερα... @GiannisSol έχει και 2η ενεργοποίηση στους 28C , που πάει ακόμη πιο κάτω τον ανεμιστήρα (s-low το λέει). Πιθανώς το aseg του @BrunoB να είχε μπει σε αυτήν την περιοχή για αυτό είχε και τόσα χαμηλά watts 1
Προτεινόμενες αναρτήσεις
Δημιουργήστε ένα λογαριασμό ή συνδεθείτε για να σχολιάσετε
Πρέπει να είστε μέλος για να αφήσετε σχόλιο
Δημιουργία λογαριασμού
Εγγραφείτε με νέο λογαριασμό στην κοινότητα μας. Είναι πανεύκολο!
Δημιουργία νέου λογαριασμούΣύνδεση
Έχετε ήδη λογαριασμό; Συνδεθείτε εδώ.
Συνδεθείτε τώρα