Specs Δημοσ. 14 Νοεμβρίου 2024 Δημοσ. 14 Νοεμβρίου 2024 4 hours ago, liakjim said: αρκεί να φύγει η στήλη που λέει ελάχιστα. Ωραια, θα προτιμησω να την αφησω κ οποιος εχει επιβεβαιωσει τις θεωρητικες ελαχιστες στους 12 με ενημερωνει κ το χρωματιζω πχ πρασινο. Σε τοσα που εχουν προταθει απο εσενα κυριως αλλα κ αγοραστηκαν, εδω μεσα, μου ειναι πιο ευκολο αυτο παρα να συνεχισω σε εξελ τις καταγραφες ανα χρηστη. Θα δωσω διορια μεχρι την ληξη προθεσμιας των Τελων κυκλοφοριας αλλα μετα θα αρχισω να στελνω στους αγοραστες μηνυματα-σημειωματα σαν τις τραπεζες, οτι εκκρεμει "επικαιροποιηση στοιχειων σας" ...😁 1
GiannisSol Δημοσ. 14 Νοεμβρίου 2024 Δημοσ. 14 Νοεμβρίου 2024 Παραθέτω τη λειτουργία του gree airy 18 το βράδυ. Σε λειτουργία sleep(επιλογη DIY το σεταρα 24 μόνιμα όλο το 8ωρο) fan auto , περσιδα τέρμα κάτω, κατάφερε και δούλευε για 3 ώρες με 250 ελάχιστα . Πριν και μετά από αυτό έκανε τα κλασικά on-off. Ζητούμενη 24 , και εξωτερική εκείνες τις ώρες 15.1 - 15.6
liakjim Δημοσ. 14 Νοεμβρίου 2024 Δημοσ. 14 Νοεμβρίου 2024 1 ώρα πριν, GiannisSol είπε Παραθέτω τη λειτουργία του gree airy 18 το βράδυ. Σε λειτουργία sleep(επιλογη DIY το σεταρα 24 μόνιμα όλο το 8ωρο) fan auto , περσιδα τέρμα κάτω, κατάφερε και δούλευε για 3 ώρες με 250 ελάχιστα . Πριν και μετά από αυτό έκανε τα κλασικά on-off. Ζητούμενη 24 , και εξωτερική εκείνες τις ώρες 15.1 - 15.6 Ενδιαφέρον. 🤔 Σε έχασα εκεί που λες για DIY. Τι εννοείς;
GiannisSol Δημοσ. 14 Νοεμβρίου 2024 Δημοσ. 14 Νοεμβρίου 2024 (επεξεργασμένο) 20 λεπτά πριν, liakjim είπε Ενδιαφέρον. 🤔 Σε έχασα εκεί που λες για DIY. Τι εννοείς; 2024-11-14 13.17 TINY SCANNER.pdf Το DIY (οπως το λεει στο app) ειναι το mode sleep 3 που θετω εγω θερμοκρασιες στο 8ωρο. Απο το χειριστηριο η ρυθμιση των sleep modes ειναι λιγο συνθετη. Απο την εφαρμογη ειναι πανευκολη καθως παιζεις με μια καμπυλη θερμοκρασιων 8ωρη. Επεξ/σία 14 Νοεμβρίου 2024 από GiannisSol
liakjim Δημοσ. 14 Νοεμβρίου 2024 Δημοσ. 14 Νοεμβρίου 2024 47 λεπτά πριν, GiannisSol είπε 2024-11-14 13.17 TINY SCANNER.pdf 1.68 MB · 4 downloads Το DIY (οπως το λεει στο app) ειναι το mode sleep 3 που θετω εγω θερμοκρασιες στο 8ωρο. Απο το χειριστηριο η ρυθμιση των sleep modes ειναι λιγο συνθετη. Απο την εφαρμογη ειναι πανευκολη καθως παιζεις με μια καμπυλη θερμοκρασιων 8ωρη. Η θερμοκρασία του χώρου πέφτει σιγά σιγά;
GiannisSol Δημοσ. 14 Νοεμβρίου 2024 Δημοσ. 14 Νοεμβρίου 2024 8 λεπτά πριν, liakjim είπε Η θερμοκρασία του χώρου πέφτει σιγά σιγά; Δεν καταλαβα τι εννοεις.
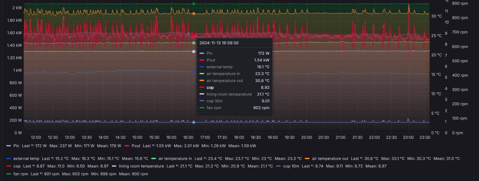
Klausx Δημοσ. 14 Νοεμβρίου 2024 Δημοσ. 14 Νοεμβρίου 2024 14 ώρες πριν, liakjim είπε Σε αυτές τις ήπιες συνθήκες των 15C εξωτερικής, το asyg24kmta είναι πραγματικά στο στοιχείο του. Κρατάει 60τμ με 22C ζήτηση, μένοντας στα ~175W με cop στο 9, χωρίς onoff, όλα σταθερά-> κάντε κλικ για το διάγραμμα -> https://snapshots.raintank.io/dashboard/snapshot/VDxmGERpm2G0Vavjof1v5xYamSutSuz5 και κλικ για όλες τις συσκευές που παρακολουθώ -> https://snapshots.raintank.io/dashboard/snapshot/9zT8yxdk6dv4yWFZzgyOT1fHQv7xFP7T (αν πατήσετε σε ένα όνομα από κάτω, δείχνει μόνο αυτό που πατήθηκε, αν θέλετε να δείτε περισσότερα από ένα τότε με ctrl πατημένο και κλικ στο όνομα της άλλης συσκευής ή πληροφορίας το προσθέτει και αυτό, αν θέλετε να κάνετε ζουμ τότε πατάτε συνεχόμενα το αριστερό κουμπί στο ποντίκι και σέρνετε τον δείκτη στην περιοχή που θέλετε να δείτε ) Αυτό που μου κάνει εντύπωση στο kg είναι το πόσο γρήγορα πέφτει σε χαμηλά watt και που δεν ανεβάζει πάνω από 500-600w στην αρχή, π.χ. το midea έφτανε άνετα 1200w στην εκκίνηση και μετά 500w σταθερά για αρκετή ώρα μέχρι να ρίξει στα 250w. 3
liakjim Δημοσ. 14 Νοεμβρίου 2024 Δημοσ. 14 Νοεμβρίου 2024 55 λεπτά πριν, GiannisSol είπε Δεν καταλαβα τι εννοεις. Επειδή είναι πρόγραμμα ύπνου. Μοιάζει με το eco των midea ( το λένε eco αλλά ουσιαστικά είναι sleep μιας και στις 8 ώρες απενεργοποιείται και εκεί). Ίσως να πέφτει στη φάση της χακεριάς των gree όπου το βάζεις σε διάταξη σταθερής ταχύτητας περιστροφής του συμπιεστή χωρίς δυνατότητα ρύθμισης της θερμοκρασίας.
GiannisSol Δημοσ. 14 Νοεμβρίου 2024 Δημοσ. 14 Νοεμβρίου 2024 1 λεπτό πριν, liakjim είπε Επειδή είναι πρόγραμμα ύπνου. Μοιάζει με το eco των midea ( το λένε eco αλλά ουσιαστικά είναι sleep μιας και στις 8 ώρες απενεργοποιείται και εκεί). Ίσως να πέφτει στη φάση της χακεριάς των gree όπου το βάζεις σε διάταξη σταθερής ταχύτητας περιστροφής του συμπιεστή χωρίς δυνατότητα ρύθμισης της θερμοκρασίας. Oχι η θερμοκρασια ειναι σταθερη 23.3 εως 23.9. Το τριωρο που δουλευε σταθερα ειχε ο χωρος 23.6-23.8
liakjim Δημοσ. 14 Νοεμβρίου 2024 Δημοσ. 14 Νοεμβρίου 2024 4 λεπτά πριν, GiannisSol είπε Oχι η θερμοκρασια ειναι σταθερη 23.3 εως 23.9. Το τριωρο που δουλευε σταθερα ειχε ο χωρος 23.6-23.8 Οκ πιθανώς να μην πρόλαβε να πέσει. Να σε ρωτήσω. Σε αφήνει να ξαναενεργοποιηθεί το sleep στα καπάκια μετά τη λήξη του προηγούμενου; Αν ναι θα μπορούσες να κάνεις μια δοκιμή δλδ να το πατάς συνέχεια στη διάρκεια ενός 24ώρου και να δεις τι κάνει. Αν πχ μένει σταθερά στα 250W ανεξάρτητα τι κάνει η εσωτερική θερμοκρασία πιθανώς να είναι όντως πρόγραμμα σταθερής ταχύτητας συμπιεστή. Ίσως να πρέπει να πέσει η εξωτερική ώστε να αυξηθούν οι απώλειες σου και να δεις τι θα γίνει. Αν όμως ακούει στις διακυμάνσεις τις εσωτερικής θερμοκρασίας, σκέφτομαι με κάποιον τρόπο να το αυτοματοποιήσεις, δλδ με χρονόμετρο ανά 8ώρες να του δίνει μια και να πηγαίνει sleep. Είτε από το app του κινητού με χρήση ρουτίνας (δεν το ξέρω το app , δεν ξέρω αν γίνεται) ή με κάποιο ir blaster ή με homeassistant (αν έχεις).
d_gkal Δημοσ. 14 Νοεμβρίου 2024 Δημοσ. 14 Νοεμβρίου 2024 Στην εφαρμογή των midea γράφει κάπου την κατανάλωση;
ktikti Δημοσ. 14 Νοεμβρίου 2024 Δημοσ. 14 Νοεμβρίου 2024 (επεξεργασμένο) Μολις παρελαβα τα κλιματιστικα και παραστατικο αγορας. οι εσωτερικες μοναδες ειναι RAS-B10G3KVSG-E EDGE WHITE και οι εξωτερικες μοναδες ειναι RAS-16J2AVSG-E1 HAORI RAS-10J2AVSG-E1 HAORI Προφανως και εχει γινει λαθος.να τα γυρισω πισω η δεν παιζει ρολο??? με εχει βαλει σε μεγαλο προβληματισμο.και φυσικα η αποδειξη που εχει κοπει ειναι 100 ευρο παραπανω..αλλα δεν μου τα ζητησανε καθολου. Επεξ/σία 14 Νοεμβρίου 2024 από ktikti
Πέτρος Δημοσ. 14 Νοεμβρίου 2024 Δημοσ. 14 Νοεμβρίου 2024 Στις 2/10/2024 στις 7:44 ΜΜ, liakjim είπε Όχι άστο. Θα πήγαινα εδώ https://www.saveit.gr/54187-fujitsu-km-series-asyg18kmte-aoyg18kmta-klimatistika-toixoy Δεν το ξέρω το μαγαζί, ψαχτο λίγο. Δεν μου αρέσει πχ ότι λέει 3 χρόνια εγγύηση αντιπροσωπείας ενώ τα Fujitsu έχουν εδώ και λίγο καιρό 7. Μπορεί απλά να μην το έχουν ανανεώσει. Αν δεν βιάζεσαι, μπορείς να περιμένεις καμιά προσφορά από αλυσίδα πχ το ίδιο στο public πριν από 2 εβδομάδες έπαιζε στα 1000κατι με εγκατάσταση στην τιμή. Υπόψη ότι έχει βγει το νεότερο aseg18kmte αλλά πέρα από ένα αυτοκόλλητο airstage στην εξωτερική δεν βλέπω άλλη διαφορά ( αν και δεν είμαστε μέσα στο μηχάνημα ) . Επίσης υπόψη ότι το μηχάνημα αν και είναι σούπερ αποδοτικό ρίχνοντας ακόμη και στα 90W την κατανάλωση του αν χρειαστεί, δεν είναι απόλυτα αθόρυβο που θέλεις, χωρίς όμως να προβληματίζει. Τάφος πάντως όχι. Αν θέλεις τάφο, θα πρέπει να θυσιάσεις λίγο οικονομία και να δεις από Toshiba μεριά. Πιθανώς να σε φτάνει και ένα 16αρι πχ Toshiba edge white ή το haori. Με ανησυχούν τα ηλιακά κέρδη που έχεις τις μεσημεριανές ώρες. Ίσως να πρέπει να πας σε 18αρι δλδ στο Toshiba edge white 18K. Υπάρχει και η επιλογή του Mitsubishi heavy 63 το οποίο έχει πιο χαμηλά ελάχιστα watts από τα Toshiba και είναι και τάφος. Έχει όμως μικρή εγγύηση ( 3 χρόνια αντί των 7 των Toshiba/Fujitsu) ενώ πάσχει και από τη γνωστή αδυναμία των Mitsubishi τα οποία ανεβάζουν ( σχεδόν διπλασιάζουν) τα ελάχιστα watts για πάνω από 11C εξωτερικής θερμοκρασίας οπότε λογικά θα έχεις και πολλά onoff. Εν κατακλείδι, θα έλεγα ότι το Fujitsu θα σταθεί πιο καλά στον χώρο σου . Και έχει τη δύναμη και έχει και την ευελιξία να κατέβει όσο χαμηλά χρειάζεται για να παίζει σταθερά χωρίς on off, με μια μικρή υποχώρηση στο θέμα του θορύβου της εσωτερικής . Ειδικά σε ψύξη δεν θα σε προβληματίσει θεωρώ, εκτός αν είσαι ο batman. Έχω το ίδιο σε 24αρι. Αν όμως θέλεις τάφο, κανείς υποχώρηση σε οικονομία σε χρήση και σε μικρότερη ευελιξία στα χαμηλά φορτία πηγαίνοντας σε ένα Toshiba αφού κλειδώσεις πόσα BTUs χρειάζεται ο χώρος με κάποιον επαγγελματία που θα κάνει αυτοψία ( μηχανολόγο μηχανικό ). Στις 2/10/2024 στις 9:31 ΜΜ, Πέτρος είπε Σίγουρα λιγότερη φασαρία θα κάνει (το F) από το υπάρχον, όπως είναι αυτό πια. Ξαναγράφω, το οικονομικό στην αγορά δεν είναι ζήτημα, μάλλον θα το ψάξω και σε πιο ακριβό μαγαζί. Ευχαριστώ για τις πληροφορίες και τη βοήθεια, θα επανέλθω. Έφυγε χτες τελικά η παραγγελία (Fujitsu KM), θα δούμε πότε θα εμφανιστεί και κυρίως πότε θα μπορέσω να συνεννοηθώ με συνεργεία για (απ)εγκατάσταση. 1
dimitrismvr__ Δημοσ. 14 Νοεμβρίου 2024 Δημοσ. 14 Νοεμβρίου 2024 Καλησπερα στην παρεα. Λογω της black friday ετοιμαζομαι για αγορα ac 24k btu. Το εχω ξαναγραψει στο θεμα και μετα τον υπολογισμο απωλειων πηγα σε αυτα τα btu. Η χρηση θα ειναι 80-20 ψυξη θερμανση. Θα προτιμησω αγορα απο κωτσο λογω δωρεαν εγκαταστασης και προγραμμα μπονους που εχω με την alpha bank. Αναμεσα στα midea all easy pro, invertor leon και Morris WFIN70166 Loft Plus, ποιο να επιλεξω? Ευχαριστω
liakjim Δημοσ. 14 Νοεμβρίου 2024 Δημοσ. 14 Νοεμβρίου 2024 Μόλις τώρα, dimitrismvr__ είπε Καλησπερα στην παρεα. Λογω της black friday ετοιμαζομαι για αγορα ac 24k btu. Το εχω ξαναγραψει στο θεμα και μετα τον υπολογισμο απωλειων πηγα σε αυτα τα btu. Η χρηση θα ειναι 80-20 ψυξη θερμανση. Θα προτιμησω αγορα απο κωτσο λογω δωρεαν εγκαταστασης και προγραμμα μπονους που εχω με την alpha bank. Αναμεσα στα midea all easy pro, invertor leon και Morris WFIN70166 Loft Plus, ποιο να επιλεξω? Ευχαριστω Κανένα. 1
Προτεινόμενες αναρτήσεις
Δημιουργήστε ένα λογαριασμό ή συνδεθείτε για να σχολιάσετε
Πρέπει να είστε μέλος για να αφήσετε σχόλιο
Δημιουργία λογαριασμού
Εγγραφείτε με νέο λογαριασμό στην κοινότητα μας. Είναι πανεύκολο!
Δημιουργία νέου λογαριασμούΣύνδεση
Έχετε ήδη λογαριασμό; Συνδεθείτε εδώ.
Συνδεθείτε τώρα