MARIOSNURSE Δημοσ. 29 Δεκεμβρίου 2024 Δημοσ. 29 Δεκεμβρίου 2024 1 ώρα πριν, GiannisSol είπε Νομιζω ειχε πει οτι βρηκε εξουσιοδοτημενο συνεργατη της daikin και εκανε αυτη την εγκατασταση που ειδαμε. Καποιος που δεν εχει κυκλο απο επιβεβαιωμενα καλους τεχνικους, στη προκειμενη περιπτωση ψυκτικους , ειναι η αμεσως επομενη (λογικη) επιλογη ο εξουσιοδοτημενος συνεργατης της εταιριας, παρα το συνεργειο που συνεργαζεται το μαγαζι πωλησης. Δεν μας σωζει τιποτα. Ακριβώς.
madmikex Δημοσ. 29 Δεκεμβρίου 2024 Δημοσ. 29 Δεκεμβρίου 2024 (επεξεργασμένο) Καλησπερα, θα ηθελα να ρωτησω τι χρησιμοποιειται για να μετρησετε καταναλωση σε κλιματιστικα, με κατι τετοιο - https://www.skroutz.gr/s/32406716/TP-LINK-Tapo-P110-v1-Smart-Monoprizo-me-Diakopti-TAPO-P110.html ; Επισης, εχω σε σαλονοκουζινα περιπου 45 τμ το κλιματιτικο inventor leon 18αρι. Το αναβω μερικες φορες απογευμα-βραδυ 1800-2300 με εσωτερικη θερμοκρασια 17 και εξωτερικη απο 7 εως 10 το βαζω στους 22, Ποιες πιστευετε ειναι οι ιδανικες ρυθμισεις ανεμιστηρα/ θερμοκρασια κτλπ ωστε να επιτυχω χαμηλη καταναλωση, ευχαριστω. Επεξ/σία 29 Δεκεμβρίου 2024 από madmikex
liakjim Δημοσ. 29 Δεκεμβρίου 2024 Δημοσ. 29 Δεκεμβρίου 2024 15 λεπτά πριν, madmikex είπε Καλησπερα, θα ηθελα να ρωτησω τι χρησιμοποιειται για να μετρησετε καταναλωση σε κλιματιστικα, με κατι τετοιο - https://www.skroutz.gr/s/32406716/TP-LINK-Tapo-P110-v1-Smart-Monoprizo-me-Diakopti-TAPO-P110.html ; Επισης, εχω σε σαλονοκουζινα περιπου 45 τμ το κλιματιτικο inventor leon 18αρι. Το αναβω μερικες φορες απογευμα-βραδυ 1800-2300 με εσωτερικη θερμοκρασια 17 και εξωτερικη απο 7 εως 10 το βαζω στους 22, Ποιες πιστευετε ειναι οι ιδανικες ρυθμισεις ανεμιστηρα/ θερμοκρασια κτλπ ωστε να επιτυχω χαμηλη καταναλωση, ευχαριστω. Ναι αυτή την πρίζα. Από ρυθμίσεις, όσο μεγαλύτερη ταχύτητα ανεμιστήρα αντέχουν τα αυτιά σου και ενεργοποιημένος το follow me. 1
MARIOSNURSE Δημοσ. 29 Δεκεμβρίου 2024 Δημοσ. 29 Δεκεμβρίου 2024 Εγώ θα κάνω μια χαζή ερώτηση. Αν ένα on off δουλεύει 2-3 μέρες σερί, κινδυνεύει να πάθει τίποτα; Στο εξοχικό οι εσωτερικές θερμοκρασίες είναι κοντά στους 10 βαθμούς, μιας και το σπίτι είναι κλειστό, κοντά σε θάλασσα με άθλια μόνωση. Προφανώς δεν συμφέρει να ανάψω το πετρέλαιο. Θα υπάρξει κάποιο πρόβλημα αν καίνε σερί;
mdkamael Δημοσ. 29 Δεκεμβρίου 2024 Δημοσ. 29 Δεκεμβρίου 2024 6 λεπτά πριν, MARIOSNURSE είπε Εγώ θα κάνω μια χαζή ερώτηση. Αν ένα on off δουλεύει 2-3 μέρες σερί, κινδυνεύει να πάθει τίποτα; Στο εξοχικό οι εσωτερικές θερμοκρασίες είναι κοντά στους 10 βαθμούς, μιας και το σπίτι είναι κλειστό, κοντά σε θάλασσα με άθλια μόνωση. Προφανώς δεν συμφέρει να ανάψω το πετρέλαιο. Θα υπάρξει κάποιο πρόβλημα αν καίνε σερί; Κανενα προβλημα.. ισα, ισα θα χαρει ο παροχος σου απο το "δωρακι" που του κανεις. 1 1
cmaniac Δημοσ. 29 Δεκεμβρίου 2024 Δημοσ. 29 Δεκεμβρίου 2024 (επεξεργασμένο) 23 λεπτά πριν, MARIOSNURSE είπε Εγώ θα κάνω μια χαζή ερώτηση. Αν ένα on off δουλεύει 2-3 μέρες σερί, κινδυνεύει να πάθει τίποτα; Στο εξοχικό οι εσωτερικές θερμοκρασίες είναι κοντά στους 10 βαθμούς, μιας και το σπίτι είναι κλειστό, κοντά σε θάλασσα με άθλια μόνωση. Προφανώς δεν συμφέρει να ανάψω το πετρέλαιο. Θα υπάρξει κάποιο πρόβλημα αν καίνε σερί; Θα σου πω τι έκανα παλιά με τα on off. Έβαζα το κλιματιστικό να λειτουργεί στο auto με μια λογική θερμοκρασία, πχ 20-21. Εάν το κλιματιστικό επαρκούσε, τότε εκλεινε όταν ξεπέρναγε το πάνω threshold σύμφωνα με το offset του και ξαναέπαιρνε όταν ξεπέρναγε το κάτω threshold σύμφωνα με το offset του. Εάν στη διαδικασία κρύωνα, τότε τσίμπαγα έναν βαθμό προσέχοντας την λειτουργία του συμπιεστή ώστε κάποια στιγμή να "κόβει". Εάν δεν επαρκούσε το κλιματιστικό, μετά από ώρες λειτουργίας δεν σταματούσε ποτέ ο συμπιεστής, οπότε το έπαιρνα απόφαση ότι το μηχάνημα είναι ανεπαρκές και κατέβαζα έναν βαθμό το set temp κάθε φορά μέχρι να κόψει ο συμπιεστής. Το κλειδί είναι στην διαδικασία να πετύχεις να μην δουλεύει συνέχεια ο συμπιεστής, γιατί θα κάνεις συνεταιριλίκια με τον πάροχο ενέργειας. Για την ακρίβεια θέλεις να δουλεύει όσο λιγότερο γίνεται χωρίς να κρυώνεις. Επεξ/σία 29 Δεκεμβρίου 2024 από cmaniac 2
liakjim Δημοσ. 29 Δεκεμβρίου 2024 Δημοσ. 29 Δεκεμβρίου 2024 Σφίξαν κάπως οι κ@λοι. Ανέβηκαν οι απώλειες στα 3KW, κοντά στο 50% των υπολογιζομένων απωλειών
GiannisSol Δημοσ. 29 Δεκεμβρίου 2024 Δημοσ. 29 Δεκεμβρίου 2024 7 λεπτά πριν, liakjim είπε Σφίξαν κάπως οι κ@λοι. Ανέβηκαν οι απώλειες στα 3KW, κοντά στο 50% των υπολογιζομένων απωλειών Σφιξαν δεν λες τιποτα, παγωσαν τα μπετα και απο σημερα περναει μεσα το κρυο για τα καλα.
mdkamael Δημοσ. 29 Δεκεμβρίου 2024 Δημοσ. 29 Δεκεμβρίου 2024 1 ώρα πριν, GiannisSol είπε Σφιξαν δεν λες τιποτα, παγωσαν τα μπετα και απο σημερα περναει μεσα το κρυο για τα καλα. Δεμένος τρυφερός αλλιώτικος Δεμένος στο κατάρτι μου. Τόσα "κρύα," στο δωμάτιό μου! Ας έρθουν οι σύντροφοι Ας έρθουν οι σειρήνες Ας έρθει - έστω - ένας "ψυκτικος". ... για τους παλαιότερους του νήματος που ζήσανε Τηλέμαχο Χυτήρη στα ντουζένια του 🙎♂️ 1 2
Alexx8 Δημοσ. 29 Δεκεμβρίου 2024 Δημοσ. 29 Δεκεμβρίου 2024 21 ώρες πριν, liakjim είπε Ποιος είναι ο πιο κοντινός μετεωρολογικός σταθμός ; https://meteo.gr/Gmap.cfm Επίσης μπορείς να κάνεις μια πρόχειρη κάτοψη του σπιτιού; ο πιο κοντινός σταθμός νομίζω πως είναι στο Δίον, το κοίταξα αλλά δεν έβγαλα άκρη με τα στοιχεία (είδα οτι έχει μόνο από την προηγούμενη χρονιά) Εδώ και η κάτοψή μου!! δεν είναα 100% σωστές οι αναλογίες,αλλά είναι αρκετά κοντά Στις 28/12/2024 στις 2:58 ΠΜ, mdkamael είπε Srk/src63zr... να ξεχασεις τα κρυα τα έχω στο μάτι και τα MHI. Με χαλάει λίγο που η εγγύηση είναι 3 χρόνια. Δεν είνα κ φθηνά (για την τσέπη μου δλδ. Μου άρεσε πολύ αυτό Mitsubishi Heavy Industries SRK/SRC-50ZS-WT (το χρωματάκι) 1
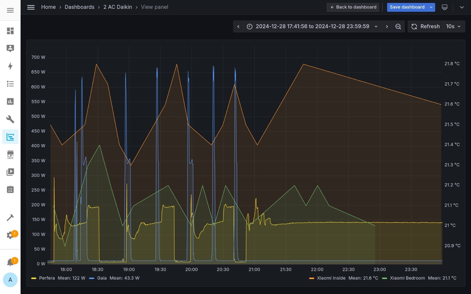
alexdeskas Δημοσ. 29 Δεκεμβρίου 2024 Δημοσ. 29 Δεκεμβρίου 2024 (επεξεργασμένο) Καλημέρα σας. Βάζω κάποια διαγράμματα και ο καθένας ας βγάλει τα συμπεράσματά του. Ας γράψω όμως κι εγώ κάποια δικά μου συμπεράσματα... Πολύ σημαντικός ο προσανατολισμός του σπιτιού στη θέρμανση. Τα ηλιακά κέρδη του μεσημεριού πολύ σημαντικά όπως βλεπουμε στη δεύτερη φωτό. Αν μάλιστα είχα λίγο μικρότερη ζήτηση δηλαδή 21 και όχι 21.5 τότε από τις 11 το πρωί έως τις 7 το απόγευμα τα κλιματιστικά μου θα ήταν σε stand by συνεχώς. Ένα άλλο συμπέρασμα που βγάζω είναι ότι ένα "κακό" κλιματιστικό μπορεί να παρασύρει και ένα "καλό" στον τρόπο λειτουργίας του. Φωτό 4. Εδώ το Midea Gaia παρασέρνει το Daikin Perfera σε σχετικά on-off και όταν στις 21:00 κατεβάζω ζήτηση στο Midea ώστε να μην λειτουργεί φαίνεται ο σωστός τρόπος λειτουργίας του Perfera ο οποίος συνεχίζεται τουλάχιστον για 12 ώρες και μάλιστα με εξωτερική 4 βαθμούς προς το πρωί. Συμπέρασμα... καλύτερα θα ήταν να έχω ίδια κλιματιστικα σε όλους τους χώρους ώστε να λειτουργούν με τον ίδιο τρόπο. Το Perfera μόνο του κρατάει όλο το σπίτι όπως φαίνεται και στη φωτό 2 από τις 21:00 και μετά, όπως έκανε και όλο τον περσινό χειμώνα και μάλιστα με αστείες καταναλώσεις. Στη φωτό 1 έχει αλλαχτεί το κλιματιστικό του υπνοδωματίου τον Αύγουστο του 24. Στη θέση του είναι το Midea Gaia 9. Το καλοκαίρι ήταν άψογο στην ψύξη αλλά για θέρμανση δεν ... Αυτά από μένα . Τα υπόλοιπα δικά σας... Επεξ/σία 29 Δεκεμβρίου 2024 από alexdeskas 2 1
Lofarek Δημοσ. 29 Δεκεμβρίου 2024 Δημοσ. 29 Δεκεμβρίου 2024 1 λεπτό πριν, Lofarek είπε Σε "χαμηλη" ζητηση υπνου θερμοκρασία δωματίου 19 εξωτερική 8,5 4 λεπτά πριν, Lofarek είπε Σε "χαμηλη" ζητηση υπνου θερμοκρασία δωματίου 19 εξωτερική 8,5 Και μια μηνιαία κατανάλωση από το daisekai 10 με θερμοκρασία δωματίου 20 βαθμών για το ίδιο δωμάτιο 1 1
mdkamael Δημοσ. 29 Δεκεμβρίου 2024 Δημοσ. 29 Δεκεμβρίου 2024 (επεξεργασμένο) 4 ώρες πριν, Alexx8 είπε ο πιο κοντινός σταθμός νομίζω πως είναι στο Δίον, το κοίταξα αλλά δεν έβγαλα άκρη με τα στοιχεία (είδα οτι έχει μόνο από την προηγούμενη χρονιά) Εδώ και η κάτοψή μου!! δεν είναα 100% σωστές οι αναλογίες,αλλά είναι αρκετά κοντά τα έχω στο μάτι και τα MHI. Με χαλάει λίγο που η εγγύηση είναι 3 χρόνια. Δεν είνα κ φθηνά (για την τσέπη μου δλδ. Μου άρεσε πολύ αυτό Mitsubishi Heavy Industries SRK/SRC-50ZS-WT (το χρωματάκι) Παρε σιγουρα σε wf με wifi ενσωματωμενο. Οσο για την εγγυηση... αν δεν βιαζεσαι μπορεις να το τσιμπησεις απο Πλαισιο καποια στιγμη οταν θα χει εκεινα τα ωραια 15αρακια ή 20αρακια % επιστροφη 😉 ετσι κατεληξα στο srk80 με 400αρι επιστροφη στη τσεπη και με "παζαρεμενη" 5ετη εγγυηση στη μιση τιμη... συμπεριλαμβανουν κ την αντικατασταση πλακετας ( σημαντικο ). Για 7ετη κ 10ετη εγγυηση δεν θα τρελαινομουν κ τοσο προσωπικα. Αν δεν σ βγαλει κατι στη 2ετια, δεν θα σ βγαλει ποτε. Αν βγαλει κατι στη 5+-ετια τοτε απλα αναβαθμιζεις τη συσκευη, θα χεις κατι πιο καινουριο τεχνολογικα και απο αποψη καταναλωσης πιο αποδοτικο κ δεν ασχολεισαι. Αλλα αν δεν τσιγκουνευτεις την πρωτη φορα, δυσκολα να χρειαστει να ξανασχοληθεις μεσα στην επομενη 10ετια. Επεξ/σία 29 Δεκεμβρίου 2024 από mdkamael
Pan_K Δημοσ. 29 Δεκεμβρίου 2024 Δημοσ. 29 Δεκεμβρίου 2024 (επεξεργασμένο) Συγκριτικό 3 κλιματιστικών στο σπίτι μου, μιας και η κεντρική θέρμανση δεν επαρκούσε για την διατήρηση του χώρου πάνω από 20 βαθμούς την νύχτα. Οι καταναλώσεις είναι από 1πμ - 6πμ και η μέση εξωτερική 6 βαθμοί και η εσωτερική τριών δωματίων 20,5: Inventor Omnia Plus 18K (μετρημένο COP 5,66, ελάχιστα watt: 580) 52 τμ, εκτεθειμένoι 3 τοίχοι και παροχή στο max (840m3/h), όχι follow me. 1500w/h. (=29w/h ανά τμ) Inventor Premium 9k (COP 5,02, ελάχιστα watt: 300) σε 16τμ, εκτεθειμένος 1 τοίχος και παροχή στο max (466m3/h), όχι follow me: 870w/h. (=54w/h ανά τμ) Fujitsu ASYG09LLCB (COP 4,07, ελάχιστα watt: 320) σε 19τμ, εκτεθειμένοι 2 τοίχοι και παροχή στο low (450m3/h): 850w/h (=44w/h ανά τμ). Το παλιό Inventor Omnia έχει πολύ καλή απόδοση. Το πιο καινούριο Premium χειρότερο. Το Fujitsu 12-ετίας, αξιοπρεπές. 1 ώρα πριν, alexdeskas είπε Τα υπόλοιπα δικά σας... Κατ' αρχήν πολύ λεπτομερής και χρήσιμη η ανάλυση που παραθέτεις. Προσωπικά θα δοκίμαζα το ανάποδο, δηλαδή θα μείωνα την ζήτηση στο Daikin και άφηνα το Gaia να λειτουργεί ως έχει. Θα δοκίμαζα να δω με ποιο σενάριο έχω καλύτερη θερμική άνεση/ κατανάλωση, αλλά, μάλλον ή το ένα θα κάνει on-off ή το άλλο, διότι για την χρήση που κάνεις, η εγκατεστημένη ισχύς φαίνεται στην πράξη πως είναι αρκετά πιο ψηλή. Προσωπικά επιλέγω εσκεμμένα χαμηλότερα BTU για να έχω πιο στρωτή λειτουργία και θερμική άνεση στο 95% των περιπτώσεων που με αφορούν, δηλαδή να διατηρώ έναν χώρο σταθερά ζεστό, μιας και πολύ σπάνια έως ποτέ δεν επιχειρώ γρήγορη θέρμανση ενός δωματίου από τους 12 στους 21 βαθμούς. Αλλά και σε αυτήν την σπάνια περίπτωση υπάρχει και το Turbo, που βοηθάει πολύ. Πάντως το Gaia, επειδή δεν κατεβαίνει κάτω από 350 watt, δεν κάνει σίγουρα για ένα συνηθισμένο δωμάτιο πχ 12 τμ. 1 ώρα πριν, Lofarek είπε Και μια μηνιαία κατανάλωση από το daisekai 10 με θερμοκρασία δωματίου 20 βαθμών για το ίδιο δωμάτιο Έχεις Ururu Sarara και Daisekai στο ίδιο δωμάτιο; Επεξ/σία 29 Δεκεμβρίου 2024 από Pan_K
Ison_ Δημοσ. 29 Δεκεμβρίου 2024 Δημοσ. 29 Δεκεμβρίου 2024 Στο «Εξοικονομώ 2025» προβλέπεται και η αντικατάσταση κλιματιστικού; Κάνει μεν λόγο για αναβάθμιση συστήματος ψύξης/θέρμανσης, που όπως το ακούω πρέπει να περιλαμβάνει και τα κλιματιστικά, αλλά γνωρίζει κάποιος;
Προτεινόμενες αναρτήσεις
Δημιουργήστε ένα λογαριασμό ή συνδεθείτε για να σχολιάσετε
Πρέπει να είστε μέλος για να αφήσετε σχόλιο
Δημιουργία λογαριασμού
Εγγραφείτε με νέο λογαριασμό στην κοινότητα μας. Είναι πανεύκολο!
Δημιουργία νέου λογαριασμούΣύνδεση
Έχετε ήδη λογαριασμό; Συνδεθείτε εδώ.
Συνδεθείτε τώρα