Προς το περιεχόμενο

Προτεινόμενες αναρτήσεις

Δημοσ.
9 ώρες πριν, Βασίλης_29 είπε

Δύσκολη ημέρα και η σημερινή και η αυριανή για τα μηχανήματα. 

Τελικά καθόλου δύσκολη. Ούτε πολύ χαμηλές θερμοκρασίες είχε και το κυριότερο χαμηλή σχετική υγρασία , αποτέλεσμα χαμηλό σημείο δρόσου. Ούτε καν είχαν παγώσει τα τζάμια στο αμάξι το πρωί. 

8 ώρες πριν, Vagousclio4 είπε

Ερώτηση για όποιον ξέρει έχω ένα κοθρτινοξυλο πάνω από το κλιματιστικό μήπως να το βγάλω κ έχει καλύτερη απόδοση?Είναι το 18αρι!

20210117_220615.jpgπαρακάτω δείτε μια φωτο από τα δικά μου!!!!

Screenshot_20210118-013336_Chrome.jpg

Screenshot_20210118-013227_Chrome.jpg

Το διάγραμμα είναι χάλια. Επανέλαβε το πείραμα χωρίς το κουρτινόξυλο και αν δεις βελτίωση, μάλλον θα πρέπει να το αφαιρέσεις μόνιμα.

3 ώρες πριν, JTRGamer είπε

Κατι φορητά aircondition θυμαμαι είχα δει σε κατι sites πέρισυ που είχαν ένα σωλήνα για να το βαζεις στο παραθυρο.Ξερει κανείς την ονομασία τους;

Καλύτερα να τα αποφύγεις

 

  • Απαντ. 28,4k
  • Δημ.
  • Τελ. απάντηση

Συχνή συμμετοχή στο θέμα

  • liakjim

    6101

  • dimostr

    2725

  • Specs

    1497

  • userAnon

    680

Συχνή συμμετοχή στο θέμα

Δημοσιευμένες Εικόνες

Δημοσ. (επεξεργασμένο)
18 λεπτά πριν, liakjim είπε

 

Καλύτερα να τα αποφύγεις

 

 δεν έχω πάνω από 190€

Επεξ/σία από JTRGamer
Δημοσ.
7 λεπτά πριν, rbx1000 είπε

Ολα 23


1753231301_Screenshot_2021-01-18ATXM50N-EnergyMonitor.png.91991838146ecb3c713bb006f6cc680a.png

 

501995801_Screenshot_2021-01-18EDGE18-EnergyMonitor.png.08a5b35c9f9ffe6c7bc408398192ef70.png

636814667_Screenshot_2021-01-18Kuro-EnergyMonitor.png.ea1b261453689af915b21e4605a2ef2a.png

 

Screenshot_2021-01-18 AY-XP9LSR - Energy Monitor.png

369819792_Screenshot_2021-01-18PersonalWeatherStationDashboardWeatherUnderground.png.e81187bcc59049c1882cfcb6bcae13ee.png

1910681511_.jpg.82a7a596801ce726041e237c40594b14.jpg

Ποσά τμ είναι όλο το σπιτι που καλύπτεις με αυτά τα κλιματιστικα 

Δημοσ.
12 ώρες πριν, liakjim είπε

Η χροιά του μου θυμίζει το asyg24klca όταν φορτώνει κάπως . Αλλά όχι τόσο μεγάλη ένταση.

πχ εδώ στα 1000W πριν από λίγο

 

in other news

Το  mitsubishi sf50ve μπορεί και φτάνει πάνω από 2600W. Εντυπωσιακό για 18άρι.

image.png.cb4fbed76f5f1fac4ec07c4909e5c419.png

Το 12ρι mitsu το εχω δει να φτανει 2250 οποτε φυσιολογικο για 18ρι

Δημοσ.
18 λεπτά πριν, rbx1000 είπε

871201831_-LAST.png.a28c2801b8be9c999f506aef376f6c64.png

Αν είναι δικό σας, ίσως να κοιταγατε για ενεργειακή αναβάθμιση πχ με το εξοικονομώ. Τα πετάτε στον κουβά τώρα.

Δημοσ.
19 λεπτά πριν, rbx1000 είπε

871201831_-LAST.png.a28c2801b8be9c999f506aef376f6c64.png

Φαντάσου ποσο θα άλλαζε η εικόνα των απωλειών εαν γινόταν να είχες μια μόνωση τύπου κέλυφος η μια θερμό πρόσοψη 

Δημοσ.
39 λεπτά πριν, rbx1000 είπε

Ολα 23


1753231301_Screenshot_2021-01-18ATXM50N-EnergyMonitor.png.91991838146ecb3c713bb006f6cc680a.png

 

501995801_Screenshot_2021-01-18EDGE18-EnergyMonitor.png.08a5b35c9f9ffe6c7bc408398192ef70.png

636814667_Screenshot_2021-01-18Kuro-EnergyMonitor.png.ea1b261453689af915b21e4605a2ef2a.png

 

Screenshot_2021-01-18 AY-XP9LSR - Energy Monitor.png

369819792_Screenshot_2021-01-18PersonalWeatherStationDashboardWeatherUnderground.png.e81187bcc59049c1882cfcb6bcae13ee.png

1910681511_.jpg.82a7a596801ce726041e237c40594b14.jpg

Edge και sharp δεν νιώθουν από ντιφροστ ε;

Με έχουν εντυπωσιάσει τα Toshiba. Εξαιρετικά ανθεκτικά σε αυτόν τον τομέα. Άλλο ένα πλεονέκτημα αυτών των καταπληκτικών μηχανημάτων.

Δημοσ.

αρνητικες θερμοκρασιες το βραδυ -2-3 τωρα +1 και ζητηση 20 στο daikin 21 στα υπολοιπα θερμοκρασια χωρου μεταξυ 22 και 23 

478885644_18-1toyo.png.512d83776e23d681afa374905ea4b01f.png

18-1 toshiba.png

18-1 daikin.png

Δημοσ. (επεξεργασμένο)
38 λεπτά πριν, liakjim είπε

Αν είναι δικό σας, ίσως να κοιταγατε για ενεργειακή αναβάθμιση πχ με το εξοικονομώ. Τα πετάτε στον κουβά τώρα.

 

37 λεπτά πριν, dimostr είπε

Φαντάσου ποσο θα άλλαζε η εικόνα των απωλειών εαν γινόταν να είχες μια μόνωση τύπου κέλυφος η μια θερμό πρόσοψη 

Στον κουβα πηγαινανε μεχρι προπερσι που το ζεσταινα με πετρελαιο.
Με τα χρηματα που γλυτωνω τωρα θα μπορεσω καποια στιγμη να κανω μια μονωση.

Ασε που αλλο 21, αλλο 22 και αλλο 23 εσωτερικη, ειδικα  σε αυτες τις συνθηκες, απο αποψη καταναλωσης.

37 λεπτά πριν, liakjim είπε

Edge και sharp δεν νιώθουν από ντιφροστ ε;

Με έχουν εντυπωσιάσει τα Toshiba. Εξαιρετικά ανθεκτικά σε αυτόν τον τομέα. Άλλο ένα πλεονέκτημα αυτών των καταπληκτικών μηχανημάτων.

Νταικιν και Τογιο στην ταρατσα.
Τοσιμπα και Σαρπ στο μπαλκονι με τεντα.
 

Επεξ/σία από rbx1000
  • Like 1
Δημοσ.
18 λεπτά πριν, rbx1000 είπε

[...]

Νταικιν και Τογιο στην ταρατσα.
Τοσιμπα και Σαρπ στο μπαλκονι με τεντα.
 

Τα παλαιότερα Sharp, μόνο όταν η θερμοκρασία είναι πολύ κοντά στους 0 Κελσίου κάνουν defrost. Μάλιστα στις ακριβότερες σειρές από αυτή του δικού σου κλιματιστικού, το φαινόμενο αυτό είναι ακόμα ποιο σπάνιο.

Δημοσ.

Toyotomi Izuru παρατηρώ ότι δεν «πετάει» τον αέρα που πέταγε. Το είχε ξανά γράψει κάποιος εδώ μέσα.

Πάω να τσεκάρω και ένα Mitsubishi που έχω παμπάλαιο αλλά σχεδόν αχρησιμοποίητο.

Δημοσ.
1 ώρα πριν, rbx1000 είπε

Ολα 23


1753231301_Screenshot_2021-01-18ATXM50N-EnergyMonitor.png.91991838146ecb3c713bb006f6cc680a.png

 

501995801_Screenshot_2021-01-18EDGE18-EnergyMonitor.png.08a5b35c9f9ffe6c7bc408398192ef70.png

636814667_Screenshot_2021-01-18Kuro-EnergyMonitor.png.ea1b261453689af915b21e4605a2ef2a.png

 

Screenshot_2021-01-18 AY-XP9LSR - Energy Monitor.png

369819792_Screenshot_2021-01-18PersonalWeatherStationDashboardWeatherUnderground.png.e81187bcc59049c1882cfcb6bcae13ee.png

1910681511_.jpg.82a7a596801ce726041e237c40594b14.jpg

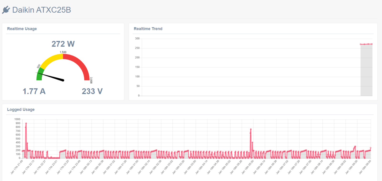
Εμένα μέχρι τώρα πριν λίγες μέρες έπαιζα κάπου 400 με 500 .από χτες παίζω στα 800-900 με θερμοκρασίες  0-3 έξω και ζήτησε 23 μέσα ..Απο ότι βλέπω γενικά από τα δείγματα σας εκτός από τα ον οφ η διαφορά στα καλά με τα μέτρια κλιματιστικά  φαίνεται όχι μόνο στα ζόρια αλλά και στις μέτριες θερμοκρασίες.Αρε Μόρρις από κράκα Κρούκα σκίζει πάντως.

Δημοσ. (επεξεργασμένο)

και εδω βλεπουμε τον χαρακτηριστικο σχεδιασμο ενος gree κλιματιστικου ,μολις η εξωτερικη θερμοκρασια περασε τους 2 βαθμους το κλιματιστικο θα δουλεψει μεταξυ 155-198 watt για συντηρηση ,οταν περναει τους 12 τοτε μπαινει σε φαση που πρεπει να παει +2 α;πο την ζητουμενη και να σβησει και οταν η εξωτερικη θερμοκρασια ειναι απο κατω  απο 2 και με αρνητικες θερμοκρασιες δουλευει με πιο πολλα watt και στην συντηρηση δουλευει με 370-390 watt 

793575630_2021-01-18103637.png.889d35a49c282015a1de99f72a197728.png

Επεξ/σία από dimostr
Επισκέπτης
Αυτό το θέμα είναι πλέον κλειστό για περαιτέρω απαντήσεις.

  • Δημιουργία νέου...