Προς το περιεχόμενο

Προτεινόμενες αναρτήσεις

Δημοσ.
26 λεπτά πριν, liakjim είπε

Για τα δωμάτια που θες να έχεις κλιματισμό.

Αυτό που βλέπεις είναι η απόψυξη. Αλλαγή κύκλου σε ψύξη για να θερμάνει το έξω στοιχείο ώστε να λιώσει ο πάγος. Προφανώς κλείνει ο ανεμιστήρας μέσα για να μην παγώσεις.

Σε ευχαριστώ πάρα πολύ για την απάντηση σου. Μπορώ να κάνω κάτι ώστε να μην γίνεται αυτό; Με φίλους που το έχω συζητήσει δεν συμβαίνει το ίδιο σε αυτούς. Και μέχρι που να ξαναξεκινησει περνάει κάποια ώρα και η ψύχρα είναι αισθητή κάποιες φορές .

  • Απαντ. 28,4k
  • Δημ.
  • Τελ. απάντηση

Συχνή συμμετοχή στο θέμα

  • liakjim

    6101

  • dimostr

    2725

  • Specs

    1497

  • userAnon

    680

Συχνή συμμετοχή στο θέμα

Δημοσιευμένες Εικόνες

Δημοσ.
35 λεπτά πριν, NikosRocknRolla είπε

Σε ευχαριστώ πάρα πολύ για την απάντηση σου. Μπορώ να κάνω κάτι ώστε να μην γίνεται αυτό; Με φίλους που το έχω συζητήσει δεν συμβαίνει το ίδιο σε αυτούς. Και μέχρι που να ξαναξεκινησει περνάει κάποια ώρα και η ψύχρα είναι αισθητή κάποιες φορές .

Στις συνθήκες που έχουμε σήμερα και ειδικά στα μέρη σου, δεν είναι παράξενο. Ακόμα και μια φορά την ώρα.

Ποιο μοντέλο έχεις και σε πόσα τετραγωνικά;

Δημοσ. (επεξεργασμένο)

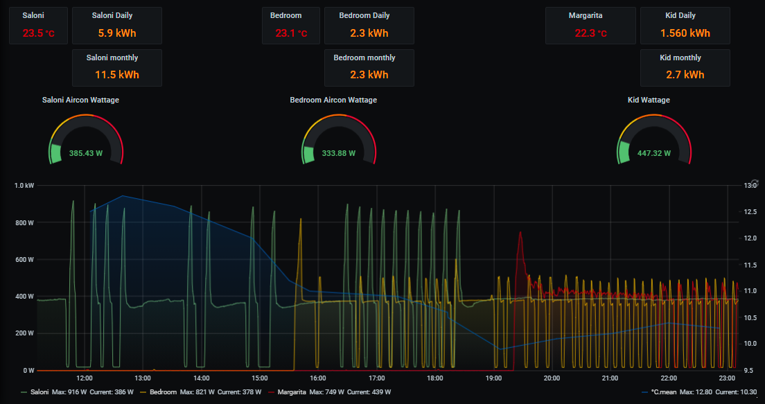
Ας βάλω και εγω τα δικά μου. Το σαλόνι είναι ένα Hitachi 18αρι του 2007-2008 και τα άλλα 2 στις κρεβατοκάμαρες είναι 9αρια AUX.

Δεν καταναλώνουν πολύ αλλά νομίζω θα προτιμούσα να μην κάνουν τα κοψίματα. Ειδικά τα AUX είναι σε ζήτηση 19-20 γιατί δεν έχει καμία σχέση ο αισθητήρας θερμοκρασίας τους με την πραγαμτικότητα. Επίσης είναι όλες οι πορτες ανοιχτές για να διαχέεται η ζέστη σε όλους τους χώρους. (μπάνιο, wc, διάδρομο) 

 

image.png.459de4332642aa749b5316f35d056f40.png

Επεξ/σία από userAnon
Δημοσ.
21 λεπτά πριν, userAnon είπε

Ας βάλω και εγω τα δικά μου. Το σαλόνι είναι ένα Hitachi 18αρι του 2007-2008 και τα άλλα 2 στις κρεβατοκάμαρες είναι 9αρια AUX.

Δεν καταναλώνουν πολύ αλλά νομίζω θα προτιμούσα να μην κάνουν τα κοψίματα. Ειδικά τα AUX είναι σε ζήτηση 19-20 γιατί δεν έχει καμία σχέση ο αισθητήρας θερμοκρασίας τους με την πραγαμτικότητα. Επίσης είναι όλες οι πορτες ανοιχτές για να διαχέεται η ζέστη σε όλους τους χώρους. (μπάνιο, wc, διάδρομο) 

 

image.png.459de4332642aa749b5316f35d056f40.png

Δεν μπορείς να κάνεις κάτι για τα on-off. Είναι αυτά που είναι.

  • Thanks 1
Δημοσ.
Στις 7/2/2021 στις 8:03 ΜΜ, Artakos είπε

Εάν στο κάνει από την αρχή της εγκατάστασης και μόνο ένα σώμα τότε έχει μπει ανάποδα το πλαστικό παρεκτροπης του διακόπτη σωμάτων,

κοίτα στα υπόλοιπα σωματα εάν η ποιο ζεστή σωλήνα είναι ίδια σε ολα

Η σωληνα που οδηγει στη βανα του κατω σωματος ειναι κρυα.

Γνωριζει κανεις εαν αξιζει να γινει επισκευη; Το κοστος ειναι μεγαλο; Θα υπαρξει ουσιαστικη διαφορα στην αποδοση θερμανσης; Ειναι 20φυλλο το σωμα.

Δημοσ.
8 ώρες πριν, Lazostat είπε

Γνωριζει κανεις εαν αξιζει να γινει επισκευη; Το κοστος ειναι μεγαλο; Θα υπαρξει ουσιαστικη διαφορα στην αποδοση θερμανσης

Κάλεσε έναν μάστορα να σου κάνει μια εκτίμηση και της ζημιάς και του κόστους ,δε νομίζω ότι μπορεί κάποιος να σου απαντήσει χώρις να δει το σύστημα εκτός και αν κάποιος εδώ μέσα είναι μάστορας και μπορεί να σου πει 

 

Δημοσ.

Χιονίζει εδώ, το fujitsu κλειστό και θέρμανση με πετρέλαιο.

Όσον αφορά το Mitsubishi, τελικά δεν βοηθάει η τεράστια εξωτερική μονάδα.

Έχει χάσει τον έλεγχο τελείως. Με 2.5C εξωτερική.

Κάνει defrost ανά 40' και εκκινήσεις στα 2700W...

Το λυπάμαι κάπως αλλά δεν υπάρχει άλλη πηγή θέρμανσης στον χώρο που βρίσκεται (εξακολουθώ και πιστεύω ότι είναι μικρό):

image.png.fcfdc0a441ad8a6e678f13abf2b29da7.png

 

Δημοσ. (επεξεργασμένο)

Επανέρχομαι με τις απώλειες που ζητήσατε. Ξέχασα να πω πως το θέλω μόνο για ψύξη αποκλειστικά και ήμουν ανάμεσα σε tcl miracle και Carrier crystal. Βλέπω στο crystal τρέχει τώρα στον κωτσο καλή προσφορά με εγκατάσταση συν ότι έχει το follow me και περιμένω κι άλλες προτάσεις. Η μελέτη του μηχανολόγου μου δίνει απώλειες 946 kcal οπότε η εφαρμογή έπεσε σχετικά μέσα συν ότι με υποχρέωνε να βάλω ένα παράθυρο που δεν υπάρχει έχω μόνο μια μπαλκονοπορτα. 

Screenshot_20210215_011547_com.android.chrome.jpg

Επεξ/σία από jimis_vts
Δημοσ.

Daikin Perfera 12αρι σε 28τμ (οικοδομής 2004) Θεσσαλονίκη -3 εξωτερική.

Ζήτηση 20 με 21 βαθμούς... Απόψυξη 15 λεπτά μετα 25 λεπτά λειτουργία.

Θερμοκρασία χώρου 18 βαθμοί, παραπάνω δεν πάει με τίποτα, ούτε με powerful ούτε με καμία άλλη ρύθμιση.

Κατανάλωση 18 kWh τη μέρα.

Συνεχής λειτουργία εδώ και 4 μέρες.

Κατανάλωση Ιανουαρίου 230 kWh.

Μικρό για το χώρο ;;;;;;;;;;;

Πάνω από 20 βαθμούς στο χώρο δεν έχει πιάσει ποτέ, μέχρι 20 πάει με εξωτερικές θερμοκρασίες πάνω από 5 βαθμούς.

Από κει και πέρα αν ζητήσεις 21 ή παραπάνω ξεσκίζεται σε καταναλώσεις χωρίς αποτέλεσμα.

Απογοήτευση ή λογικό ;

Απώλειες 3.5 kWh περίπου...

Ακούω τις σκέψεις σας ...

 

Δημοσ.
1 ώρα πριν, alexdeskas είπε

Daikin Perfera 12αρι σε 28τμ (οικοδομής 2004) Θεσσαλονίκη -3 εξωτερική.

Ζήτηση 20 με 21 βαθμούς... Απόψυξη 15 λεπτά μετα 25 λεπτά λειτουργία.

Θερμοκρασία χώρου 18 βαθμοί, παραπάνω δεν πάει με τίποτα, ούτε με powerful ούτε με καμία άλλη ρύθμιση.

Κατανάλωση 18 kWh τη μέρα.

Συνεχής λειτουργία εδώ και 4 μέρες.

Κατανάλωση Ιανουαρίου 230 kWh.

Μικρό για το χώρο ;;;;;;;;;;;

Πάνω από 20 βαθμούς στο χώρο δεν έχει πιάσει ποτέ, μέχρι 20 πάει με εξωτερικές θερμοκρασίες πάνω από 5 βαθμούς.

Από κει και πέρα αν ζητήσεις 21 ή παραπάνω ξεσκίζεται σε καταναλώσεις χωρίς αποτέλεσμα.

Απογοήτευση ή λογικό ;

Απώλειες 3.5 kWh περίπου...

Ακούω τις σκέψεις σας ...

 

Θα έκανα έλεγχο εγκατάστασης ( φρεον, κενό κτλ ).

5 ώρες πριν, jimis_vts είπε

Επανέρχομαι με τις απώλειες που ζητήσατε. Ξέχασα να πω πως το θέλω μόνο για ψύξη αποκλειστικά και ήμουν ανάμεσα σε tcl miracle και Carrier crystal. Βλέπω στο crystal τρέχει τώρα στον κωτσο καλή προσφορά με εγκατάσταση συν ότι έχει το follow me και περιμένω κι άλλες προτάσεις. Η μελέτη του μηχανολόγου μου δίνει απώλειες 946 kcal οπότε η εφαρμογή έπεσε σχετικά μέσα συν ότι με υποχρέωνε να βάλω ένα παράθυρο που δεν υπάρχει έχω μόνο μια μπαλκονοπορτα. 

Screenshot_20210215_011547_com.android.chrome.jpg

Στη χαμηλότερη τιμή το crystal III ion. Χτύπα το. Ότι πρέπει για τον χώρο σου λόγω follow me και eco σε ψύξη.

Επισκέπτης
Αυτό το θέμα είναι πλέον κλειστό για περαιτέρω απαντήσεις.

  • Δημιουργία νέου...